[Crash] Plex Media Server Beta 1.15.1.710-ece95b3a1

Server Version#: 1.15.1.710-ece95b3a1

Approximately 2 hours of running the latest version, my Plex server crashed. Previously running 1.14.1.5488-cc260c476

Crash Uploaded:

Mar 06, 2019 18:28:41.245 [0x7f56661c9700] DEBUG - Job running: '/usr/lib/plexmediaserver/CrashUploader' '--directory=/var/lib/plexmediaserver/Library/Application Support/Plex Media Server/Crash Reports/1.15.1.710-ece95b3a1' '--version=1.15.1.710-ece95b3a1' '--platform=Linux' '--platformVersion=7 (Core)' '--serverUuid=1a4bbb9f4c29a0125c69c390d74c8fe1ce7277b1' '--userId=REMOVED' '--sentryUrl=https://sentry.io/api/1233455/minidump' '--sentryKey=a3e2688bd169450d821535e4c3a607bf' '--vendor=CentOS Linux' '--model=x86_64' '--device=PC'
Mar 06, 2019 18:28:41.274 [0x7f566d864700] DEBUG - Jobs: '/usr/lib/plexmediaserver/CrashUploader' exit code for process 19018 is 0 (success)

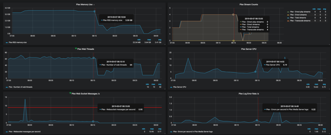
System Metrics:

Plex Logs:
REMOVED

Backtrace from the system:
REMOVED

Please let me know when the information has been captured so I can remove these logs.

1 Like

@sa2000

Did you get this report?

Sam,
You might want to take a look at whatever else is going on.

Mar 06, 2019 18:27:02.546 [0x7f6eb62f5700] DEBUG - Completed: [192.168.20.64:46738] 200 GET /photo/:/transcode/?height=215&minSize=0&url=http%3A%2F%2F127.0.0.1%3A32400%2Flibrary%2Fmedia%2F92375%2FchapterImages%2F13&width=215 (65 live) TLS GZIP 16ms 2541 bytes (pipelined: 16)
Mar 06, 2019 18:27:02.552 [0x7f6e067fc700] WARN - SLOW QUERY: It took 2500.000000 ms to retrieve 22 items.
Mar 06, 2019 18:27:02.558 [0x7f6e067fc700] DEBUG - It took 30.000000 ms to retrieve 108 items.

Slow DB again

Slow DB happens from time to time. It’s been that way for at least a year. I have to manually optimize to get it to go away for a while and then a few months later it comes back. Thanks for pointing it out and having sa2000 take a look.

Edit… also that is when it crashed so it maybe related. If you look at the trace back at the end it refers to the DB being busy

Edit2… By related I mean the crash caused the slow DB to happen.

That’s what he’ll be able to see. He has everything setup which I don’t

I had another crash. To add to my previous statement I ran 1.14.1.5488-cc260c476 for well over 60 days straight with over 13500 sessions with no issues/crashes.

Crash Report:

Mar 07, 2019 11:17:38.300 [0x7f34457fa700] DEBUG - Job running: '/usr/lib/plexmediaserver/CrashUploader' '--directory=/var/lib/plexmediaserver/Library/Application Support/Plex Media Server/Crash Reports/1.15.1.710-ece95b3a1' '--version=1.15.1.710-ece95b3a1' '--platform=Linux' '--platformVersion=7 (Core)' '--serverUuid=1a4bbb9f4c29a0125c69c390d74c8fe1ce7277b1' '--userId=REMOVED' '--sentryUrl=https://sentry.io/api/1233455/minidump' '--sentryKey=a3e2688bd169450d821535e4c3a607bf' '--vendor=CentOS Linux' '--model=x86_64' '--device=PC'
Mar 07, 2019 11:17:38.336 [0x7f346a042700] DEBUG - Jobs: '/usr/lib/plexmediaserver/CrashUploader' exit code for process 25195 is 0 (success)

Plex Logs:
Moderator removed

Trace:
Moderator removed

System Metrics at the time of the crash:

Bump… Can I remove these logs?

Done. Sorry for forgetting to remove them.

Thanks!

Bump. Any traction on this?

Have you tried 1.15.3.835? There have been corrections.

1 Like

I have not since it did not mention this type of crash in particular. Also the other betas released have not mentioned it.

Any chance this could be checked on to see if it is supposed to have been fixed or is still waiting to be fixed?

I have no way of seeing the engineering analysis of the crash reports.
There have been a lot of fixes.
I can only suggest trying it.

Looks like this particular crash maybe fixed. I had another crash but it was different. I will open a separate thread on that one.

Looks like it is not fixed. Same type of crash… :frowning:

Edit: Version 1.15.3.876-ad6e39743

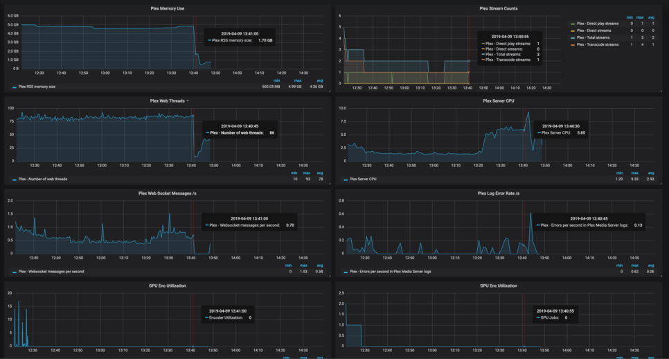
Apr 09 13:41:00 server sh[835]: *** Error in `/usr/lib/plexmediaserver/Plex Media Server': double free or corruption (!prev): 0x00007fd0b4155840 ***

System Stats:

Traceback:
REMOVED

Crash Uploaded:

Apr 09, 2019 13:41:02.642 [0x7f46a4051780] DEBUG - HTTP requesting POST https://sentry.io/api/1233455/minidump?sentry_key=xxxxxxxxxxxxxxxxxxxxxxxxxxxxxxxx
Apr 09, 2019 13:41:03.770 [0x7f46a4051780] DEBUG - HTTP 200 response from POST https://sentry.io/api/1233455/minidump?sentry_key=xxxxxxxxxxxxxxxxxxxxxxxxxxxxxxxx
Apr 09, 2019 13:41:03.771 [0x7f46a4051780] INFO - Successfully reported 3629f6c2-436c-29d9-2c1b8dd6-0b894b4a

Plex Logs:
REMOVED

The double free crashes investigation is here

1 Like

Plex Media Server Beta 1.16.0.1220-147963d87 has just been released with a fix for crashes manifesting themselves as double free or heap corruptions

See Release Notice Plex Media Server

  • (Playback) The server could crash when a transcode session finished. These manifested as heap corruptions or double-frees (#9801 #9883 #9938 #9940 #9950)

This topic was automatically closed 90 days after the last reply. New replies are no longer allowed.