Is it the transcoder that aborts playback of 1080p files when I try to rwd/ffwd? Do I need a new video card?

Seems the more resolution I opt for in my downloads/files, the less plex is able to handle them when pushing to the tv. Got a new fancy expensive samsung tv and was looking forward to seeing 4k versions of old favorites like star trek, aliens etc…Problem is plex either buffers a long time just to play 5 seconds worth, before buffering again, OR it plays ok unless I touch the remote and try to go back or fwd 10 seconds etc.

Am I right in assuming its a transcoder issue? I have pretty much left most settings at default; can I adjust some things to improve this, or is plex just not well suited to 4k and large 1080p files?

Im running Nas only, no windows, on a recent desktop machine with 8gb memory and decent hardware otherwise, but integrated video. Would a new video card help in this respect?

Hi 43jeep_gmail_com,
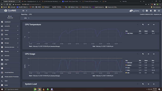
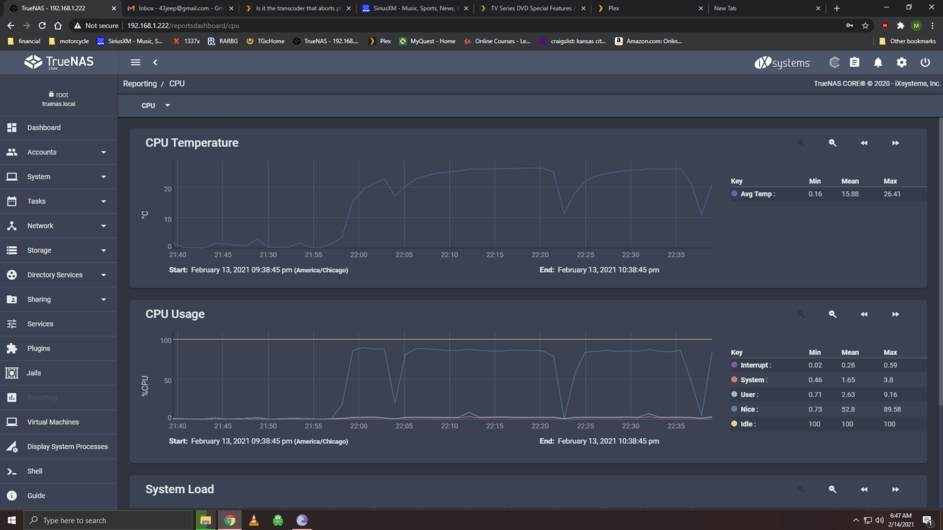
so you use TrueNAS? What does the CPU usage say when you open the reporting menu? Because transcoding 4K is gonna be really tough on the server.

Yeah seems like your CPU is reencoding your 4K Streams. 90% is (in my experience) pretty much the same as 100% as there are some peaks or overhead or I don’t know what that make it only 90%. What to do about it? Well, you can figure out what the limit of your CPU is (e.g. open Plex Web, take a 4K stream and ask for a different quality, then 1080p in different quality and so on, Plex Web usually doesn’t need transcoding by default, so that’s just for reference that it works without transcoding), and then decide if you need a better CPU. Alternative: If you are happy with a Plex Pass subscription (which I’m not, but many are, though I’m not trying to sell you anything here :wink: ), you can do HW acc. transcoding, which, depending on your iGPU, might also improve things.

Should transcoding for streaming be enabled for the plex plugin? Is that referring to my own movies on the hdd or the free movies plex offers? Im not sure what they mean by “streaming”?

When I disable that, I get much faster access times/buffering is almost non-existent (of course, since its a local home network, it should be) BUT soon I begin to get nondescriptive errors on playback on almost anything, even 720p files.

Where are the log files for plex kept? How do I view them?

  1. Yes. Otherwise you might not be able to stream your media to those devices. That’s an option if your system becomes unstable.
  2. No idea on the movies Plex provides, I’ve been good at ignoring them so far (though they are good at haunting me when I don’t look careful enough and they suddenly appear :joy:)
  3. Ah that makes it interesting. Working only to some extend…
  4. You can share them here :slight_smile: Plex Media Server Logs | Plex Support

This topic was automatically closed 90 days after the last reply. New replies are no longer allowed.