Server Version#:1.32.8.7639
Player Version#:NA
I noticed the other day after adding a show to my TV folder that plex has been transcoding in the background for what I can tell is no reason. Nobody is currently watching the show and also I do not have it set to optimize at all. Nothing seemingly is wrong when I look other then a transcoding process that is running under Truenas Scale. Below is the process that is running.
I am using the docker container that Truenas Scale provides also if that helps at all.
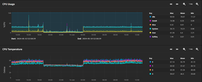
Update: I restarted my plex container and that stopped the transcoding but about 8 hours later it started back up again. The below picture shows the 8 hours where the cpu was not taxed.

