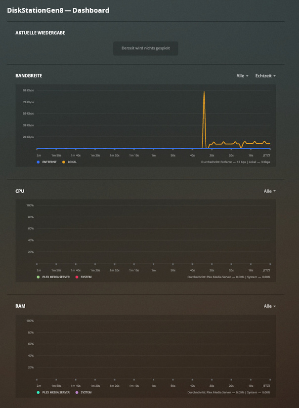
Dashboard cpu&ram empty

Hello,

Not update ???

and still not fixed in 1.16.0.1220

Really… still no sign of when/if this will ever be fixed.

The last bit of info was “we hope to have it resolved soon…” but that was over a month ago

2 Likes

this is getting ridiculous. still no fix in the latest release.

@jesusmc Any chance we could get this one fixed? It’s been broken for a while.

don’t hold your breath…

they are busy breaking other things like the epg with numbering and matching.

Hi.
Another one with the same issue.
PMS: 1.16.1.1291 (native for DSM)
App: 3.104.1 OSX
NAS: DS415+
DSM: DSM 6.2.2-24922

Still not fixed in PMS 1.16.4.1469 native on DS3615xs with DSM 6.2.2-24922 Update 2

2 Likes

no wonder there is no fix. they are busy creating the third desktop app…

Still broken in PMS 1.16.5.1488, native on DS3615xs with DSM 6.2.2-24922 Update 2

same her…still broken

PMS: 1.16.5.1488 (native for DSM)
NAS: DS916+
DSM: DSM 6.2.2-24922 Update 2

Diskstation and PMS both updated today (DSM 6.2.2-24922 Update 3 and PMS 1.16.5.1554) and still nothing.

Same Problem here:

PMS: 1.16.5.1554-1e5ff713d (native for DSM)
NAS: DS1517+
DSM: 6.2.2-24922 Update 3

1 Like

Still broken in PMS 1.16.6.1592, (DSM 6.2.2-24922 Update 3).

Mismo problema, no se visualizan los datos de uso de CPU ni RAM con plex pass en plataforma synology.

PLex version: 16.6.1592
DSM: 6.2.2-24922 update 3
Model: DS716+II

Just upgraded to 1.17.0.1841. Still broken.

I keep wondering if these will ever come back…

Running 1.18.0.190, still broken.

1 Like

Gerade auf 1.18.0.1913 aktualisiert. Immer noch kaputt !!!

I’m using a DS918+ and can see Bandwidth, CPU and Memory usage in the web interface in 1.18.0.1913.

Sorry about the delay on this issue. We have a fix in the pipeline that should make it into one of the next few Plex Media Server betas.

4 Likes