On the same setup/device, VLC plays smoothly movies that Plex app gives freezes , glitches and stutter

Server Version#: 1.19.5.3112
Player Version#: 8.4.2.19372
Plex Media Server Logs_2020-08-16_16-19-32.zip (4.9 MB)

Hello,

I am experiencing the following problem: On the same setup/device, VLC plays smoothly movies that Plex app gives freezes , glitches and stutter.

I am new to Plex, coming from KODI I never had this issue with the same setup.
Does the Plex app uses hardware acceleration?
-OR- Like with the reported issues with the Nvidia Shield is it bad memory management from the Plex app?

According to your logs, Plex tries to use an existing (i) GPU but fails to load the CUDA drivers.
From what I can find, the 1513+ uses an Intel Atom D2701 which appears to date back even longer (I could only find documentation for the D2700 which was released in 2008). That model included an Intel GMA 3650 graphics chip that’s not supporting any formats for HW transcoding provided by Plex.

So while your Plex Pass membership enables support for hw accelerated streaming, you won’t be able to use it on that particular server. The CPUs passmark score of slightly above 800 points will also not suffice to transcode your video on the go.

Hence
 try to avoid transcoding at all cost.
You can check the settings of the Plex for Android TV client and set video quality to Original / Max, avoid burning in of subtitles etc.

Edit: considering the CUDA hiccup you might want to disable hw-accelerated transcoding on the server side. That might help to bypass that issue (Settings > [Server Name] > Transcoder > Use hardware acceleration when available)

1 Like

The issue here is the age of the D2701 CPU.

  1. SLOW (700 passmarks)
  2. No hardware acceleration capability (most Atom CPUs don’t have it)

KODI is a thick player, like VLC, where it does its work and renders. PMS is a server/client where the server does the heavy lifting.

In this case, the D2701 isn’t up to the task any way you slice it.

  1. It’s a dual core.
  2. It has no HW acceleration
  3. It is being asked to transcode and burn subtitles. Almost all Synology CPUs have bad reputations when it comes to burning subtitles. They just don’t have the CPU power.
Aug 15, 2020 04:09:31.156 [0x7fe1c6a4d700] DEBUG - Audio Stream: 35131, Subtitle Stream: -1
Aug 15, 2020 04:09:31.158 [0x7fe1c6a4d700] WARN - MDE: unable to find a working transcode profile for video stream
Aug 15, 2020 04:09:31.187 [0x7fe1c6a4d700] WARN - MDE: unable to find a working transcode profile for video stream
Aug 15, 2020 04:09:31.187 [0x7fe1c6a4d700] DEBUG - Cleaning directory for session 81cb4560-56ed-4207-818f-47c213234f71 ()
Aug 15, 2020 04:09:31.249 [0x7fe1c6a4d700] DEBUG - Starting a transcode session 81cb4560-56ed-4207-818f-47c213234f71 at offset -1.0 (state=3)
Aug 15, 2020 04:09:31.250 [0x7fe1c6a4d700] DEBUG - Streaming Resource: Added session 0x7fe1c9849d50:81cb4560-56ed-4207-818f-47c213234f71
Aug 15, 2020 04:09:31.329 [0x7fe1c6a4d700] DEBUG - [Universal] Using local file path instead of URL: /volume1/Movies/TV Shows/Westworld/Season 3/Westworld.S03E01.Parce.Domine.1080p.AMZN.WEBRip.DDP5.1.x264-NTb[rarbg].mkv
Aug 15, 2020 04:09:31.329 [0x7fe1c6a4d700] DEBUG - TPU: hardware transcoding: final decoder: , final encoder: 
Aug 15, 2020 04:09:31.330 [0x7fe1c6a4d700] DEBUG - Job running: EAE_ROOT='/volume1/Plex/tmp_transcoding/pms-4482e6ee-a372-477e-8f37-633d7bd0be88/EasyAudioEncoder' FFMPEG_EXTERNAL_LIBS='/volume1/Plex/Library/Application\ Support/Plex\ Media\ Server/Codecs/5f603a2-3204-linux-x86_64/' XDG_CACHE_HOME='/volume1/Plex/Library/Application Support/Plex Media Server/Cache' XDG_DATA_HOME='/volume1/@appstore/Plex Media Server/Resources' X_PLEX_TOKEN='xxxxxxxxxxxxxxxxxxxx' '/volume1/@appstore/Plex Media Server/Plex Transcoder' '-codec:1' 'eac3_eae' '-eae_prefix:1' '81cb4560-56ed-4207-818f-47c213234f71_' '-analyzeduration' '20000000' '-probesize' '20000000' '-i' '/volume1/Movies/TV Shows/Westworld/Season 3/Westworld.S03E01.Parce.Domine.1080p.AMZN.WEBRip.DDP5.1.x264-NTb[rarbg].mkv' '-filter_complex' '[0:1] aresample=async=1:ocl='\''5.1'\'':rematrix_maxval=0.000000dB:osr=48000[0]' '-map' '[0]' '-metadata:s:0' 'language=eng' '-codec:0' 'flac' '-b:0' '4096k' '-f' 'flac' '-map_metadata' '-1' '-map_chapters' '-1' '-t' '2153.1619999999998' '/volume1/Plex/Library/Application Support/Plex Media Server/Cache/Transcode/Detection/e4251067-a2cb-4197-b956-5216914c1d50' '-y' '-nostats' '-loglevel' 'quiet' '-loglevel_plex' 'error' '-progressurl' 'http://127.0.0.1:32400/video/:/transcode/session/81cb4560-56ed-4207-818f-47c213234f71/0800612b-3167-403c-98d1-dafa1f5ea054/progress'
Aug 15, 2020 04:09:31.423 [0x7fe1c6a4d700] DEBUG - Jobs: Starting child process with pid 14836

I used to have a DS1813+ (D2701 CPU). I grew out of it in 3 months.
I got a DS1815+ when it was available but had already outgrown it by the time it arrived.

From experience: It’s time to let this unit be the great NAS that it is. Move your PMS server to a machine which can do the lifting. The DS1513+ will shovel the data to it with ease.

The alternative is to very carefully curate the media.

  1. Don’t keep 7.1 audio unless everything you have can handle it (DirectPlay). The D2701 CPU will have a very hard time with that.
  2. Same with subtitles. Synology models struggle. It’s how they are.
  3. Something like the Nvidia Shield is that ‘Thick Player’ which can do the heavy lifting. The Shield can transcode the audio and burn the subtitles. PMS sees it as a “DirectPlay” target because of this. The D2701 will love this because it can do what it does best “Pick up the data and push it out”.
Aug 15, 2020 04:09:27.347 [0x7fe1c6a4d700] DEBUG - Job running: EAE_ROOT='/volume1/Plex/tmp_transcoding/pms-4482e6ee-a372-477e-8f37-633d7bd0be88/EasyAudioEncoder' FFMPEG_EXTERNAL_LIBS='/volume1/Plex/Library/Application\ Support/Plex\ Media\ Server/Codecs/5f603a2-3204-linux-x86_64/' X_PLEX_TOKEN='xxxxxxxxxxxxxxxxxxxx' '/volume1/@appstore/Plex Media Server/Plex Media Scanner' '--analyze-deeply' '--item' '15259' '--log-file-suffix' ' Deep Analysis'
Aug 15, 2020 04:09:27.466 [0x7fe1c6a4d700] DEBUG - Jobs: Starting child process with pid 14757
Aug 15, 2020 04:09:30.443 [0x7fe1e56cc700] DEBUG - Jobs: '/volume1/@appstore/Plex Media Server/Plex Media Scanner' exit code for process 14757 is 0 (success)
Aug 15, 2020 04:09:30.498 [0x7fe1c6a4d700] DEBUG - Butler: Scheduling intro marker creation for: 7987
Aug 15, 2020 04:09:30.574 [0x7fe1c6a4d700] DEBUG - IntroDetector: Running intro detection for [7987] [Westworld] [3]
Aug 15, 2020 04:09:30.574 [0x7fe1c6a4d700] DEBUG - Activity: registered new activity ed8d4c76-0460-4a81-bf4d-03d6dc3d10c8 - Detecting intros
Aug 15, 2020 04:09:31.094 [0x7fe1c6a4d700] DEBUG - Downloading document http://127.0.0.1:32400/library/metadata/7988
Aug 15, 2020 04:09:31.155 [0x7fe1c6a4d700] DEBUG - We're going to try to auto-select an audio stream for account 1.
Aug 15, 2020 04:09:31.156 [0x7fe1c6a4d700] DEBUG - Selecting best audio stream for part ID 14582 (autoselect: 0 language: en)
Aug 15, 2020 04:09:31.156 [0x7fe1c6a4d700] DEBUG - Audio Stream: 35131, Subtitle Stream: -1
Aug 15, 2020 04:09:31.158 [0x7fe1c6a4d700] WARN - MDE: unable to find a working transcode profile for video stream
Aug 15, 2020 04:09:31.187 [0x7fe1c6a4d700] WARN - MDE: unable to find a working transcode profile for video stream
Aug 15, 2020 04:09:31.187 [0x7fe1c6a4d700] DEBUG - Cleaning directory for session 81cb4560-56ed-4207-818f-47c213234f71 ()
Aug 15, 2020 04:09:31.249 [0x7fe1c6a4d700] DEBUG - Starting a transcode session 81cb4560-56ed-4207-818f-47c213234f71 at offset -1.0 (state=3)
Aug 15, 2020 04:09:31.250 [0x7fe1c6a4d700] DEBUG - Streaming Resource: Added session 0x7fe1c9849d50:81cb4560-56ed-4207-818f-47c213234f71
Aug 15, 2020 04:09:31.329 [0x7fe1c6a4d700] DEBUG - [Universal] Using local file path instead of URL: /volume1/Movies/TV Shows/Westworld/Season 3/Westworld.S03E01.Parce.Domine.1080p.AMZN.WEBRip.DDP5.1.x264-NTb[rarbg].mkv
Aug 15, 2020 04:09:31.329 [0x7fe1c6a4d700] DEBUG - TPU: hardware transcoding: final decoder: , final encoder: 
Aug 15, 2020 04:09:31.330 [0x7fe1c6a4d700] DEBUG - Job running: EAE_ROOT='/volume1/Plex/tmp_transcoding/pms-4482e6ee-a372-477e-8f37-633d7bd0be88/EasyAudioEncoder' FFMPEG_EXTERNAL_LIBS='/volume1/Plex/Library/Application\ Support/Plex\ Media\ Server/Codecs/5f603a2-3204-linux-x86_64/' XDG_CACHE_HOME='/volume1/Plex/Library/Application Support/Plex Media Server/Cache' XDG_DATA_HOME='/volume1/@appstore/Plex Media Server/Resources' X_PLEX_TOKEN='xxxxxxxxxxxxxxxxxxxx' '/volume1/@appstore/Plex Media Server/Plex Transcoder' '-codec:1' 'eac3_eae' '-eae_prefix:1' '81cb4560-56ed-4207-818f-47c213234f71_' '-analyzeduration' '20000000' '-probesize' '20000000' '-i' '/volume1/Movies/TV Shows/Westworld/Season 3/Westworld.S03E01.Parce.Domine.1080p.AMZN.WEBRip.DDP5.1.x264-NTb[rarbg].mkv' '-filter_complex' '[0:1] aresample=async=1:ocl='\''5.1'\'':rematrix_maxval=0.000000dB:osr=48000[0]' '-map' '[0]' '-metadata:s:0' 'language=eng' '-codec:0' 'flac' '-b:0' '4096k' '-f' 'flac' '-map_metadata' '-1' '-map_chapters' '-1' '-t' '2153.1619999999998' '/volume1/Plex/Library/Application Support/Plex Media Server/Cache/Transcode/Detection/e4251067-a2cb-4197-b956-5216914c1d50' '-y' '-nostats' '-loglevel' 'quiet' '-loglevel_plex' 'error' '-progressurl' 'http://127.0.0.1:32400/video/:/transcode/session/81cb4560-56ed-4207-818f-47c213234f71/0800612b-3167-403c-98d1-dafa1f5ea054/progress'
Aug 15, 2020 04:09:31.423 [0x7fe1c6a4d700] DEBUG - Jobs: Starting child process with pid 14836
Aug 15, 2020 04:09:31.472 [0x7fe1c675f700] DEBUG - Request: [127.0.0.1:55072 (Loopback)] PUT /video/:/transcode/session/81cb4560-56ed-4207-818f-47c213234f71/0800612b-3167-403c-98d1-dafa1f5ea054/progress?status=startup (4 live) Signed-in Token (llzzrrdd@msn.com) (range: bytes=0-) 
Aug 15, 2020 04:09:31.473 [0x7fe1d5469700] DEBUG - Completed: [127.0.0.1:55072] 204 PUT /video/:/transcode/session/81cb4560-56ed-4207-818f-47c213234f71/0800612b-3167-403c-98d1-dafa1f5ea054/progress?status=startup (4 live) 1ms 

2 Likes

Hey Tom thanks for your response! Exactly, that was one of the reasons I was avoiding Plex till recently, I thought it always does some kind of CPU intensive task with all streams (ex. transcoding, muxing, etc.)
But experience shows that I have watched a lot of movies and series without this issue, but it is weird that is happening with some of them.
Also the way VLC/KODI works, to play media from a shared SMB location, is something DS1513+ still able to cope with and it is good at that, it was designed to do this (x4 bonded gigabit ethernet intrerfaces).

So if there are any more tips/tricks how to disable EVERY bit of CPU tasks during streaming that would be great.

Also my question of hardware acceleration (GPU) was for my client side, the android-tv. Do you think that is working properly there?

Hi ChuckPa & thanks!
I think this is the ‘magic word’ 
is there a switch on the server config to force it to
 “Pick up the data and push it out” like it does when it recognizes a Nvidia Shield?
It seem that the CPU+GPU of my android-tv can handle the same movie that, at least VLC is proving that fact, by playing the movie flawlessly. (*attached xml info of the movie)

799.zip (17.1 KB)

Well
 it’s kind of like ChuckPA wrote in his post above. This behavior is one of the differences between VLC or KODI which supersize their players – that makes them capable to play tons of stuff natively. Plex on the other hand has a different approach, putting that load to the server.

As for settings
 anything that prevents the server from transcoding will go for you.

On the client side:

  • enable Allow direct play and allow direct stream`
  • set video streaming quality to Maximum or Original
  • avoid subtitles
  • set the maximum h264 level to something actually supported by your platform
  • disable Adjust Automatically

On the server side:

avoid setting artificial restrictions like Remote Access > Limit remote stream bitrate (should not be applicable as you’re playing your video in your home network)

Actually disabling hw-accelerated transcoding or transcoding in general won’t be of much help. If Plex wants to transcode the video and you won’t let it, it’ll simply not play.

Could be as simple as the Android TV of yours not exposing it can deal with h265 to Plex and Plex therefore trying to serve it as h264

Do you think that can be added as an “advance” or “developer” or “beta” setting, so the android plex app can tell the plex server, when enabled, “hey this device can do h265” ?

Will that maybe already solving an issue for many more ppl with synologies/old nases and newish android-tv frontends?

thanks again! :slight_smile:

If Plex can identify that, it’ll most definitely don’t ask the server to transcode.

I followed the recommendations, changed the settings at server and client and restarted them.

Now, without subtitles I am playing the same file and went to info screen.

It shows “direct play” and I guess that is what we want to achieve?

Unfortunately freezes , glitches and stutter are still there


Any further ideas?

Will it help to change the player from “ExoPlayer” to the old one from the settings?

One final questions: Network configuration.

  1. What does the speedtest app, run from the TV, report?
  2. In the Synology network configuration, or anywhere in the modem/router(s), is MTU > 1500 (e.g. Jumbo Frame) enabled?

71 Mbps, to the internets, possibly even more in the LAN.

All MTU configurations are kept at 1500 (default) at Synology and at the switch.

thanks, llzzrrdd!

Everything you’re showing us points back to the Syno not being fast enough which simply does NOT make sense.

Is this a 2GB NAS (stock memory)?

Are there other apps running while trying to run PMS?

PMS will use about 500 MB of ram on some systems but this should be trivial.

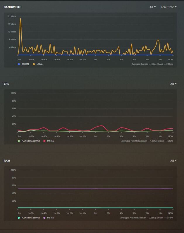
What does Resource Monitor show for usages on the Plex processes ?

Hey ChuckPa, sorry for my late response. Not sure what do you mean by “it does not make sense that syno is not being fast enough”.
To what I understand till now it depends:

  1. Syno is fast enough to efficiently server an SMB path to the android-tv and VLC to play the movie from there smoothly.
  2. Syno is maybe not fast enough to run PMS and pre-process the movie before it pushes it to the android-tv and the plex-app on it.

It is an upgraded NAS with 4GB of original memory.

I just did the test, stopped every other process/service that was running and the result remains the same; stutter, audio sync issues, glitches


Find the requested screenshots attached and thanks once again.

This topic was automatically closed 90 days after the last reply. New replies are no longer allowed.