Problem freeze on Syno DS716+II since the last version of Plex

Hello,

Plex has been running flawlessly on my Nas SYnology DS716 + II with 8Gb of RAM for several years.

But since the last updates of the Plex server whether on the web client, on Android TV clients or Android clients. When I run a video other than low resolution the server keeps spinning and showing a frame by minute or nothing at all.

Here are my settings:

  • Transcoding quality: Automatic
  • Background transcoding x264 preset: Quick
  • Use hardware acceleration if available: checked
  • Use hardware-accelerated video encoding: checked

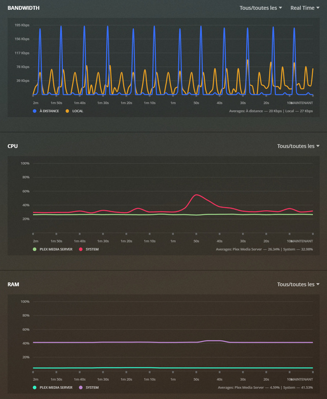
There also does not seem to be CPU / RAM / Network saturation during playback.

Are there any bugs on the current version of Plex?
Do I have to downgrade?

Thank you in advance for your assistance

Server Version#: 1.20.1.3252
Player Version#: 4.34.4

Here the server logs :
Plex Media Server Logs_2020-09-26_00-51-09.zip (4.9 MB)

Hello,

Thanks for this workaround it works well for some file (SD or 720p) but for other still the same problem (1080p for example).
Indeed for example with a file in 1080p impossible to read it in direct reading (in local) whereas before I had no problems with this movie.

Here are the properties of the video file:
Media
Duration 2:04:44
Data rate 12906 kbps
Width 1920
Height 816
Aspect Ratio 2.35
Video Resolution 1080p
MKV container
Video Frame Rate 24p
Audio Profile dts
Video Profile high

Size 11.25 GB
Audio Profile dts
MKV container
Indexes sd
Video Profile high
Codec H264
Data rate 12138 kbps
Coded Height 816
Coded Width 1920
Frame Rate 23.976 fps
Height 816
Level 4.1
High profile

This problem makes my server almost unusable, it’s a shame.
Hope a fix will come out soon.
Do you have a date?

Thank you in advance for your assistance,

Plex Media Server Logs_2020-09-27_13-19-11.zip (3.9 MB)

This topic was automatically closed 90 days after the last reply. New replies are no longer allowed.