Server Version#: 1.40.1.8173
Player Version#: 4.125.1
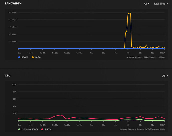
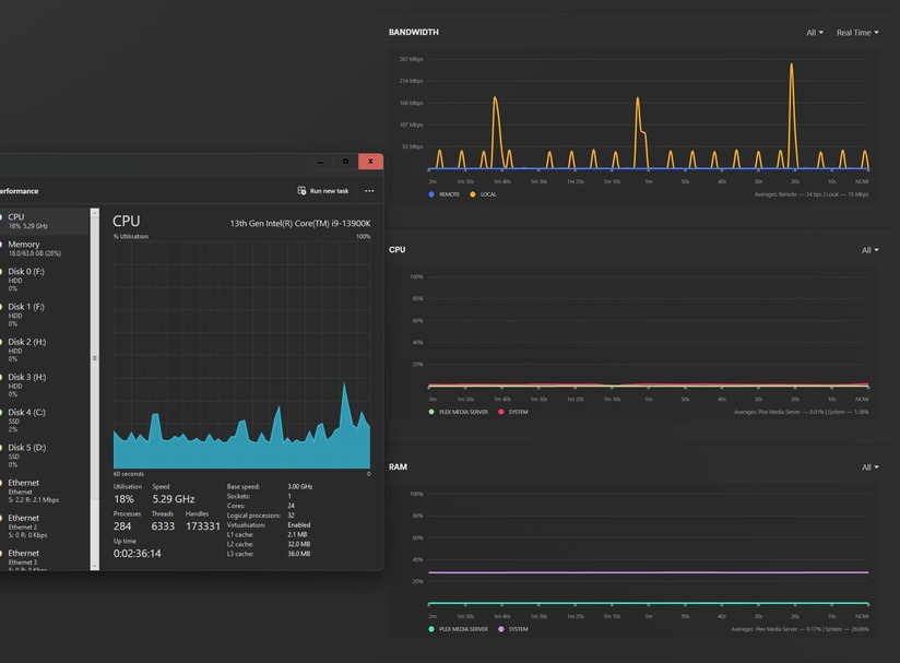
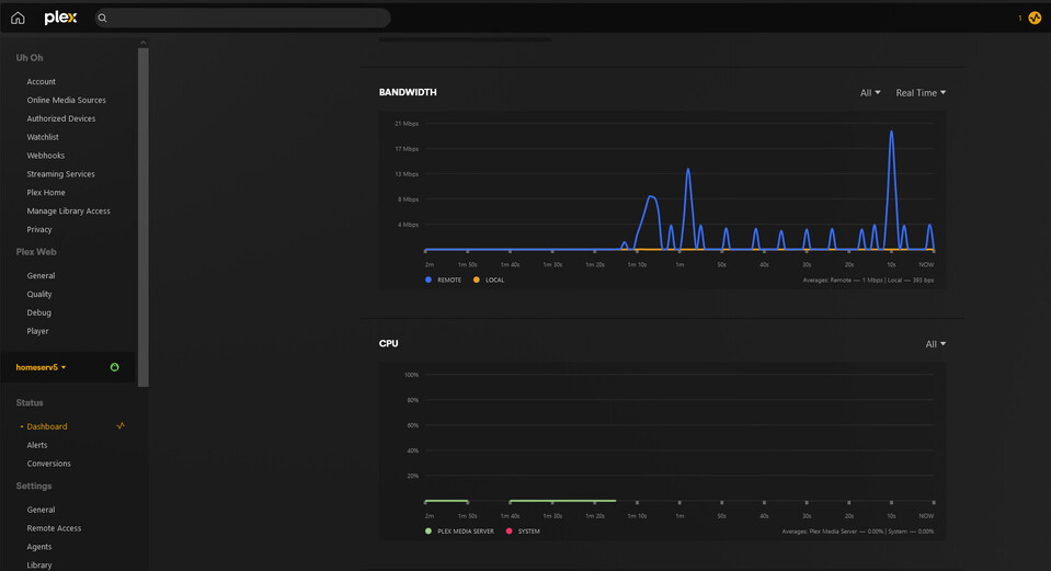
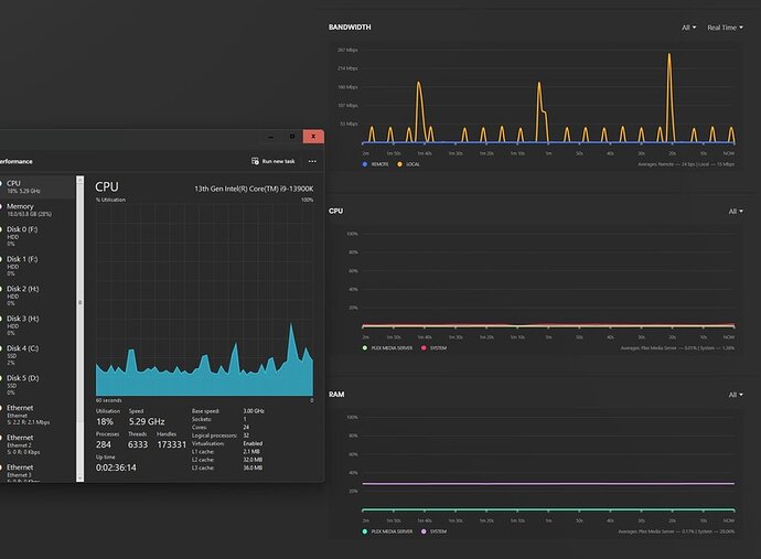
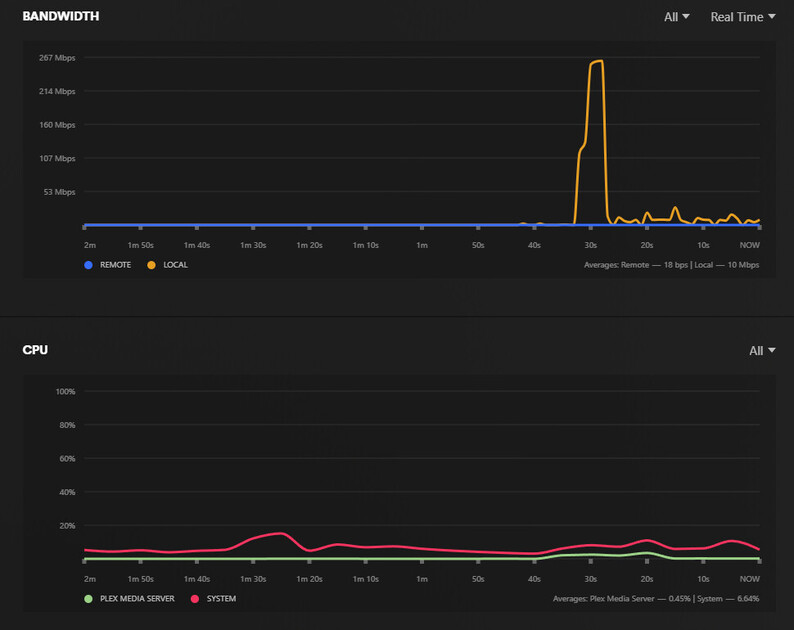
Plex Web as well as Plex Dash will not show any usable data regarding CPU usage or Plex CPU usage. Server as well as Plex server have been restarted multiple times. No changes to display graph. Erroneous green lines may appear and then vanish. Percentile readings always remain at 0% regardless of actual use.
Dual XEON E5-2680 V4
128GB DDR4 ECC RAM
24GB RamDisk
26 TB JBOD
Logs attached.


