Hardware Transcoding issues - ApolloLake & GeminiLake CPUs

I’ve DS423+ Intel Celeron J4125 DSM7. The upgrade Plex screen shows: “You are currently running version 1.31.3.6819 on the server”
I’m not running it from Docker.
What Synology package should I pick to upgrade from?

  1. Should I install the ARMv8 package version?
  2. Should I wait for a more stable version?

Thanks in advance.

  1. Intel J4125 is the 64 bit intel, it’s not ARMv8. DSM will refuse to install it if you try.

  2. If you have hardware transcoding working, leave it alone for now.

So then, for future reference, there are still 2 packages to choose:

  1. ARMv7 (x13 Series, x14 Series (excluding DS414j), DS115j, RS815, and DS216se)
  2. ARMv7 (x15 Series (excluding DS115j and RS815), x16 Series (excluding DS216se), x17 Series, x18 Series, and DS414j)

I’ve Synology DS423+ (not listed in any of the options) DSM 7.1 . What package should I install when ready for an upgrade?

Hey @ChuckPa
Just want to make sure you don’t miss my logs in all of this discussion lol

What kind of CPU does my Synology NAS have?

Intel Celeron J4125 = Intel/AMD 64-bit

Plex Media Server

download

1 Like

I’m still using the engineering build, so far it is working perfectly. (DS218+ J3355 Apollo Lake) DSM 7.2
Should I keep using it or is the new build with the fix already been released?

Not sure if I can update it… Thanks.

Apollo Lake is fixed in 1.32.5, which is still in internal testing.

Subscribe to the Plex Media Server announcement thread to be notified of new releases, including beta releases. To subscribe, scroll to the bottom of the thread and change Normal to Watching.

1 Like

Thank you @FordGuy61.

No rush or anything, it is just I have been absent for a few days and I thought that the new release would have been released yesterday, 18th.

Watch / subscribe to the PMS announcement thread (added link to my previous post). It includes beta releases. There should be something mentioned in the release notes when a fix is available.

FYI, current beta mentions a transcoder fix for “older Intel GPUs.” That is for 3rd & 4th generation Core CPUs, not Apollo Lake / Gemini Lake.

1 Like

Oh, great, totally missed that :sweat:
Thanks again

I am using i5-4590 cpu, even with latest version 1.32.3 still not able to use hardware transcode, if roll back to 1.32.0 then it work well with HW. i check my Preferences.xml inside without any related with VaapiDriver=“i965”

Plex Media Server Logs_2023-06-19_22-10-01.zip (1.4 MB)

Transcoding for -3xxx & -4xxx CPUs should be in 1.32.4 beta.

A post was split to a new topic: Plex Media Server Crashing

1.32.5.7210 beta now available.

FIXES:

  • (Transcoder) Hardware transcoding could fail on Intel Apollo Lake GPUs (#14359)

Is there reason to believe this fixes Gemini Lake too?
I have a DS920+ (Intel Celeron J4125). I’m still on an older pre-break version of PMS. But I’ve been waiting to update my DSM from 7.1 to 7.2 until after this gets fixed because my Plex docker image will auto-update with a reboot.

1.32.5.7210 fixes hardware transcoding on Apollo Lake.

I don’t know the schedule for Gemini Lake.

I will test Gemini Lake later… and have provided logs above if still needed.

Edit: Not that the releases notes advised this was fixed for Gemini Lake, but confirmed it’s not.

2023-06-20_18-39-34

@CT9AJ Really appreciate the testing here, thank you. I’m a DS720+ user so also awaiting the Gemini lake fixes. Until then I’m using the engineer build Version 1.32.5.7145.

1 Like

Hi @FordGuy61 & @ChuckPa,

I installed 1.32.5.7210 on a J3455 DSM6 system (1019+) and HW transcoding works fine for library media. Thank you for this!

When I try Live TV channels (from my streamer), from a Plex MAC or Plex Web App on MAC, I get all sorts of errors: 4294967280, 4294967279, s4002. The Live TV streams are H264 720p, and I do see in dashboard that they are HW transcoded while the app says it can’t play the channel. In the past, before this Apollo Lake issue, the Plex MAC App was capable to play all of the channels with no transcoding, I think the same in Safari with the Plex Web app. All iOS devices, phones, tablets, TV, play all TV channels with no transcoding and no errors now and in the past.

Any insights why these issues appear only in the Plex MAC app, and Plex Web App? They seem to be related to transcoding when actually there is no need of transcoding…

I did all sorts of attempts to play some channels CNBC, RTS2…from both apps. After several attempts and errors on one channel it arrives to play with no transcoding in both apps…But when trying a new channel, back to same issues and errors. Logs attached.

Plex Media Server Logs_2023-06-21_10-43-59.zip (1009.7 KB)

Thanks, Horia

1 Like

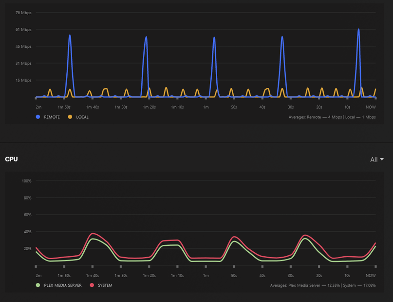
I installed I installed 1.32.5.7210 on my Synology DS918+ and ran a video with transcoding. The CPU usage was hovering around 40% converting a 1080 x265 stream to 720. I thought it used to be more around the 15-20% range previously so I tried to uninstall and re-install 1.32.1.699 and perform a comparison but with the older build my CPU usage was 100% so I couldn’t go back and get an accurate before/after comparison.

I am not sure if this is expected but I figured I would give a warning for people that want to test the latest beta build.

Edit: Seems like CPU usage settled down to the “normal levels” of 10-20% after the buffering has completed for 1.32.5.7210. I am going to use it a bit more since it seems like I can’t uninstall/install back to 1.6999

Edit 2: Seems like HW transcoding is more “bursty” now. I don’t remember it acting that way previously but maybe I have a bad memory.