Server Version#: 1.40.5.8897
Player Version#: Current iOS
Synology DS1621xs+ with Nvidia T1000
Hardware transcoding is working well when I play back files using transcoding, but when I download files to iOS devices, transcoding kicks in, but is handled by the CPU. Why is this happening?
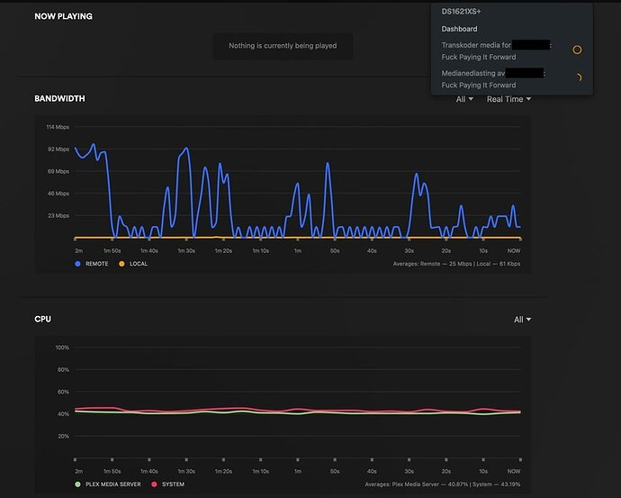
Downloading file to iOS device - CPU jumps up to 40%:
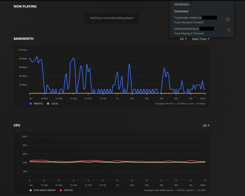
Transcoded playback:

