Server Version#: 1.31.3.6868
Player Version#: 1.67.1.3665
I repurposed my old gaming pc (max hero 9, i7-7700k, 16gb ram, gtx 1070) into my plex machine (Win10). It seems locally I have no issues playing back any media whatsoever (through an nvidia shield pro), but some family members are reporting buffering. In this case of the 3 households, 2 are reporting severe buffering. For background info, I will label these households as MIL (mother in law), Sister and Dad. I will also include the various devices/methods we tried out.
MIL:
Direct Play. Using Plex app on LG C1 tv via Wifi on 500mbps, no issues for any playback. ISP is Spectrum.
Dad:
Severe buffering issues. Used Plex app on their Samsung q90t tv (both wifi and wired). They upgraded their internet from 200mbps to 600mbps recently and the issue still persists. This includes new modem/router as well (ISP provided on both occasions). I decided to take my shield over to their place to rule out the TV’s nic as the issue and the issue persists through playback on the shield. Also directplay. I noticed this issue mainly occurred on “Original Quality” higher than 20Mbps. I have some 4k movies that are under 10Mbps and some 1080p films that did not encounter this buffer issue. ISP is Frontier.
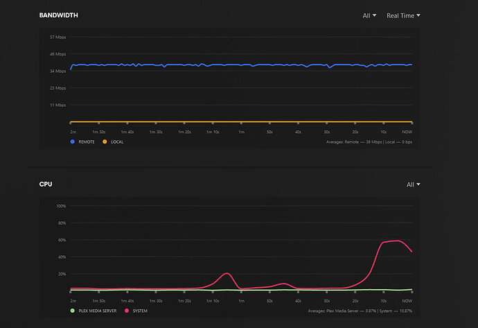
Sister:
Sever buffering issues. She tried on her Samsung tv (unsure of the model, but ethernet wired) and plex app on her PC. Both encountered the buffering issues. ISP is Spectrum. I also snagged these screenshots while she was playing the movie (about 3 mins into the movie):
I also ran traceroutes to both my Dad’s and Sister’s WAN IP with the following results:
I have read through some previous posts and some of the how-to articles on plex site. I did disable LSO already, but the issue still persists.
The media in question is 4k hdr media in mkv containers. I do have sonarr and radarr set up via guides from Trash guides. I do have plex on auto update, so it should be on whatever the latest version is as of today.

