What is causing plex to use CPU when idle?

Server Version#: 1.16.6.1592
Plex Media Server Logs_2019-09-08_09-10-39.zip (3.7 MB)

I’m having an issue where plex will consume 100% of a single core of my CPU for seemingly no reason. It doesn’t start until some time after plex is started, and will not drop off unless it is restarted, then it’ll happen all over again. Nothing is being streamed or converted during this time and I’m not seeing anything obvious in the logs.

And after the server is restarted

background tasks, such as generating thumbnails/previews, fetching metadata, rescanning library, optimizing database, backing up database, refreshing tv guide listings if you have a tuner configured, probably more that I have forgotten.

1 Like

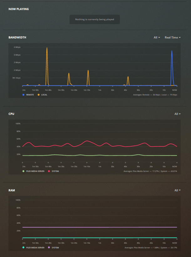
I don’t think that’s the case, all of those would show up as server activity and nothing is showing up, plus everything you mentioned would end at some point and this never ends. It seems like a hung process.

something should be showing up in the settings > status or settings > console

its possible the thumbnail generator got hung up on a corrupted file.

you can use htop or something to see what process is using the cpu and what path it is stuck on

The process that’s using CPU is “plex media+”, I’ll check the console next time it happens to see if there is more information there.

It happened again around the time I started watching a movie and hasn’t dropped off since. There is no current activity that would indicate why this is happening. Logs for a few minutes while the usage is ongoing.

PLEX log excerpt.log (77.3 KB)

This is still happening, I have to restart the container every day now to fix it.

You might try this:

Though it’s possible that bug has been fixed and you’re experiencing something else.

This topic was automatically closed 90 days after the last reply. New replies are no longer allowed.