1.14.1.5488 is maxing out my MacBook Pro's CPU 24/7

Server Version#: 1.14.1.5488
Player Version#:

Since running the latest upgrade to the server after playing anything on a client, I return to my desktop and find the MacBook fans are spinning at full tilt and activity monitor shows that Plex server is using up 99% of the CPU.

It will also randomly start this CPU process even when I am not watching anything. Every morning I find the server freaking out.

What is going on and how can I fix it?

1 Like

I am having the same problem on my Linux Plex server with 1.14.1.5488. In my case it immediately jumps to 100% CPU (that is, 100% utilization of one thread) after starting the Plex server – I don’t need to play any media for it to start doing this. I downgraded to 1.14.0.5470 and the CPU utilization is back to normal.

Unfortunately without any kind of debug symbols, it’s not easy to figure out what’s eating all the CPU time (“perf top” just gives addresses without symbols, “strace” doesn’t show anything obviously incriminating).

How do you downgrade?

I’m not sure how you will on a Mac, because I don’t know how you can get to the old versions of the Plex packages.

On Arch Linux I just cloned the AUR repository for the plex-media-server-plexpass package, and then checked out an old revision so that it would create the Arch package from the RPMs for the previous version.

The developers at Plex certainly know how to irritate their users. There’s no way I would ever pay for this software. It’s just one new annoyance after another, both on the server and client side of things. And to think that just last year it was all working so well on everything.

Well this is the first issue I’ve had with any Plex release over the past 4 years, so I think that’s an unnecessarily hostile reaction. Software has bugs. It happens.

Let’s just see how long it takes before it gets fixed.

I’ve had plenty of issues in the past year, especially w.r.t. both my TV sets. My old Sony Bravia semi-smart TV stopped being able to work with the Plex DLNA server after an update to Plex. Then my less than a year old LG smart TV they did a “revamp” on which caused untold trouble, in addition to totally screwing up the interface in favour of something that only a person with less than a smidgen of design sense would call useful in any way.

Not smart people here by any consumer’s standards.

What is going on with this stupid server app? It’s STILL maxing out the CPU at random times even when nobody is using a client.

I have the same issue with the 1.14.1.5488 build, except it idles my CPU more around 18-23% (100% single core) on complete server idle 24/7 (iStats). Quitting the server immediately resolves CPU usage, and I’ve downgraded to a 1.12 build, which has no increased idle, from my Time Machine for now.

It was easy enough for me to downgrade, but there should definitely be some way access previous builds for other in situations like this.

1 Like

I am using PMS under Linux, but it seems we are talking about the same issue, ie. PMS is running at 100% load on one CPU-core 24/7, even without any content in any libraries at all. Restarting PMS doesn’t fix it, either, as PMS just goes back to 100% load almost immediately.

Downgrading seems like the only option, but I’m not finding any previous deb-packages :disappointed_relieved:

Ah!! I didn’t even think of Time Machine! I don’t use it on the machine I run Plex on, but I do have an older version on another Mac which I have now used instead. Hopefully the clients will not force me to upgrade the server again.

@Plex - you guys are making users lives unnecessarily difficult. It’s very unlikely that I will upgrade again.

Hey, thanks for the link to the AUR-repository! I use Ubuntu, so I need deb-packages, but I copied the addresses of the archived releases on that link and modified them to point to deb-packages instead and it worked, so now I have older versions to try with! Been hunting for them for hours now and it never occurred to me to look into AUR, so thanks again!

Glad I could help!

Hopefully the Plex people take notice and fix this bug soon. It’s frustrating.

I just tested with 1.13.something and it seems to be working fine, at least it hasn’t yet started doing the same CPU-hogging. Looks like it’s a bug in 1.14.1 and newer.

Same issue Windows Server: Take up too much CPU time

Same issue Linux Server: Ubuntu 18.10, Plex hogging 100% of a CPU-core 24/7 when idle

I would love to see a team member acknowledge the issue in at least one of the threads.

Same on debian.

1.14.1.5488-cc260c476 is broken
1.14.0.5470-9d51fdfaa is fine

Hi @nyet this is a known issue that has been reported to engineering. It can be mitigated for now by either:

  • turning off UPnP on your router (no need to turn off NAT-PMP)
  • rolling back to PMS 1.14.0.5470

Turning off UPnP may affect other services on your network that depend on it (notably PS4 Remote Play and Xbox Live). Rolling back to the previous version of PMS will lose you the new enhanced dashboard and regress a few bug fixes.

Out of curiosity, what router and firmware version are you running?

@gary_parker I’m using debian + miniupnpd

Thanks @nyet, miniupnpd seems to be the common factor amongst these problems. I’ve found that disabling UPnP, but leaving NAT-PMP enabled, mitigates the issue with PMS.

It’s interesting that you’re running a home-brew router based on debian, though. All other reports so far have been of miniupnpd on OpenWrt routers, so at least that rules out it being specific to OpenWrt’s package of miniupnpd.

Thanks again for replying.

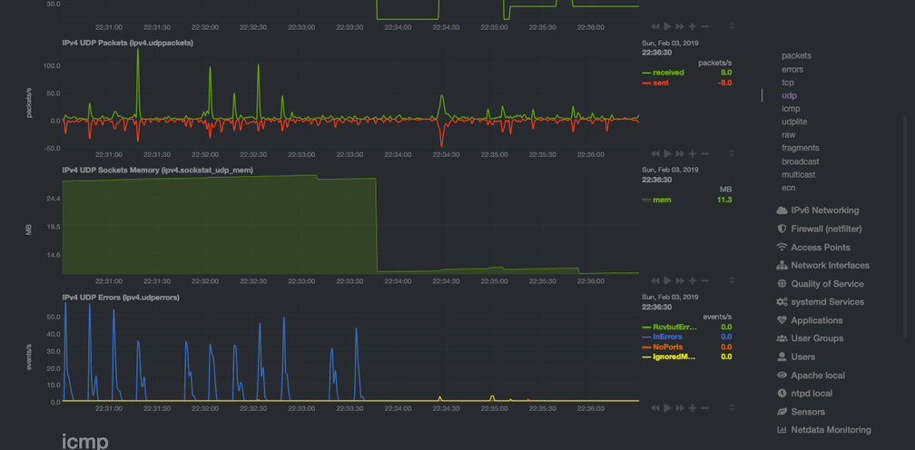
Even with UPnP off (miniupnpd not running) AND rolled back to PMS 1.14.0, there is a gigantic udp socket leak in PMS

I stopped it halfway through this image. Notice the unrestricted udp socket memory usage and the non-stop dropped UDP packets

I’m giving up on Plex.