4K Direct Play unerwartet Yellow Ring

Hallo an die Comunity und an Otto,

nutze schon sehr lange Plex und hatte nun seit Jahren keine Probleme. Allerdings brauche ich jetzt nach einer langen Zeit euren Support. Ich habe die Situation das 4k Filme ruckeln, beim Abspielen kommt es zu einer Unterbrechung, es wird gepuffert der gelbe Plex Ring erscheint. Das zerstört den Film komplett. Die Filme habe ich schon länger und konnte Sie früher ohne Unterbrechungen genießen. Außer Wartungsthemen wie Updates ist alles unverändert, die Medien kommen 1zu1 aus MakeMKV. Im Dashboard sehe ich das die Filme mittels Direct Play abgespielt werden. Weder Audio noch Video werden transcodiert. Ich verstehe nicht das es überhaupt zum Puffern kommt. Mal läuft es 5 oder 30 min ab Stück.Es sind alle Plex Player betroffen welche ich nutze und vorher keinen Probleme machen. Ich nutze Plex hier nativ am Sony kd-85xg9505 und LG OLED65C17LB, dazu habe ich zwei ATV 4K. Bei allen vier Playern kommt der Yelllow Ring. Plex ist auf einen Windows Server 2012R2 installiert, Platten sind SATA direkt am Server, Netzwerk LAN 1 Gbit/s, WLAN nur für Mobil Device also gesicherte Bandbreite, NVIDA GTX 1050 TI mit Treiber Patch für Konvertierungen und Transcodierungen ist auch noch verbaut. CPU XEON E3 1225. Systemplatte eine Samsung SSD, 32 GB RAM.
Mir gehen die Ideen aus, wie ich die Fehlerursache weiter eingrenzen kann.

  • Der Windows Server ist nicht ausgelastet weder CPU, Netzwerk oder HDD
  • In der Plex Konsole sehe ich keine Auffälligkeiten, Filme alle im Direct Play, keine Konvertierung
  • An den Medieninfos kann ich nichts erkennen
  • Plex Version 1.27.1.5891

Hatte nie Probleme mit 4K so bald weder Ton oder Video transcodiert wurden war immer alles 1a. Die Performance war so gut, dass ich sogar zwei Filme in 4K schauen konnte. Funktioniert immer ohne Probleme…. Auch jetzt skaliert alles am Server ich kann zwei Filme parallel locker abspielen aber es kommt der Yelllow Ring. Der kommt sehr unterschiedlich mal nach 5 Minuten mal nach 30 Minuten. Datentransfer habe ich beim Kopieren ~ 115 MB/s… 2-3 min braucht die Bluaray.

Was schlagt Ihr zur Fehleranalyse vor?

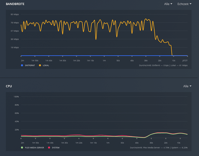
Hi all, hi @OttoKerner , ich konnte den Fehler etwas eingrenzen. Um so höher die Bitrate um so schneller und öfter das Buffern. Mir ist es gelungen einen Screnner zu machen wo er im Direct Play Modus buffert! Das höchste was ich habe ist eine Bitrate mit 81462 kbps. Los geht es so ab 45462 kbps da kommen sie mal oder nicht. Die Datenrate ist ja nicht konstant richtet stark Inhalt und springt immer. Die Meldung auf den Foto aus meinen Wohnzimmer kommt nur ganz ganz selten, zu 99,99% kommt nur der Yellow Ring. Im Log habe habe ich jetzt nur eine Debug Meldung gefunden:

Jun 21, 2022 20:34:39.031 [4232] DEBUG - Statistics: (79041ab28611079f-com-plexapp-android) Reporting active playback in state 0 of type 1 (scrobble: 0) for account 1

Jun 21, 2022 20:34:39.032 [9876] DEBUG - Completed: [192.168.2.188:38194] 200 GET /:/timeline?audioStreamID=113759&bufferedTime=573&duration=7023054&guid=plex%3A%2F%2Fmovie%2F5d776d1f96b655001fe4032e&key=%2Flibrary%2Fmetadata%2F157729&playbackTime=14029&playQueueItemID=307188&ratingKey=157729&state=playing&time=1922530&token=xxxxxxxxxxxxxxxxxxxx (10 live) TLS GZIP 3ms 494 bytes (pipelined: 3)

Jun 21, 2022 20:34:39.229 [8548] DEBUG - Sending data was too slow, timed out.

Jun 21, 2022 20:34:39.229 [8548] DEBUG - Completed after connection close: [192.168.2.188:38150] 206 GET /library/parts/183949/1550760143/file.mkv?autoAdjustQuality=0&hasMDE=1&location=lan&mediaBufferSize=209664 (10 live) TLS 18881ms 1294336 bytes (pipelined: 12) (range: bytes=6144000-)

Jun 21, 2022 20:34:46.782 [9876] DEBUG - Sending data was too slow, timed out.

Jun 21, 2022 20:34:46.782 [9876] DEBUG - Completed after connection close: [192.168.2.188:38196] 200 (8 live) TLS 21446ms 0 bytes (pipelined: 2)

Jun 21, 2022 20:34:49.071 [4232] DEBUG - Request: [192.168.2.188:38194 (Subnet)] GET /:/timeline?audioStreamID=113759&bufferedTime=4849&duration=7023054&guid=plex%3A%2F%2Fmovie%2F5d776d1f96b655001fe4032e&key=%2Flibrary%2Fmetadata%2F157729&playbackTime=24069&playQueueItemID=307188&ratingKey=157729&state=playing&time=1926895&token=xxxxxxxxxxxxxxxxxxxx (8 live) TLS GZIP Signed-in Token (derskipper2000) (BRAVIA 4K UR2)

Jun 21, 2022 20:34:49.071 [4232] DEBUG - Client [79041ab28611079f-com-plexapp-android] reporting timeline state playing, progress of 1926895/7023054ms for guid=plex://movie/5d776d1f96b655001fe4032e, playbackTime=24069ms ratingKey=157729 url=, key=/library/metadata/157729, containerKey=, metadataId=157729, source=

Jun 21, 2022 20:34:49.072 [4232] DEBUG - Play progress on 157729 ‘Gemini Man’ - got played 1926895 ms by account 1!

Jun 21, 2022 20:34:49.072 [4232] DEBUG - [Now] User is derskipper2000 (ID: 1)

Jun 21, 2022 20:34:49.072 [4232] DEBUG - [Now] Device is Android (BRAVIA 4K UR2).

Jun 21, 2022 20:34:49.073 [4232] DEBUG - [Now] Profile is Android

Jun 21, 2022 20:34:49.073 [4232] DEBUG - [Now] Updated play state for /library/metadata/157729.

Jun 21, 2022 20:34:49.073 [4232] DEBUG - Statistics: (79041ab28611079f-com-plexapp-android) Reporting active playback in state 0 of type 1 (scrobble: 0) for account 1

Jun 21, 2022 20:34:49.074 [9876] DEBUG - Completed: [192.168.2.188:38194] 200 GET /:/timeline?audioStreamID=113759&bufferedTime=4849&duration=7023054&guid=plex%3A%2F%2Fmovie%2F5d776d1f96b655001fe4032e&key=%2Flibrary%2Fmetadata%2F157729&playbackTime=24069&playQueueItemID=307188&ratingKey=157729&state=playing&time=1926895&token=xxxxxxxxxxxxxxxxxxxx (8 live) TLS GZIP 3ms 494 bytes (pipelined: 4)

Jun 21, 2022 20:34:59.121 [4232] DEBUG - Request: [192.168.2.188:38194 (Subnet)] GET /:/timeline?audioStreamID=113759&bufferedTime=4230&duration=7023054&guid=plex%3A%2F%2Fmovie%2F5d776d1f96b655001fe4032e&key=%2Flibrary%2Fmetadata%2F157729&playbackTime=34109&playQueueItemID=307188&ratingKey=157729&state=playing&time=1936922&token=xxxxxxxxxxxxxxxxxxxx (8 live) TLS GZIP Signed-in Token (derskipper2000) (BRAVIA 4K UR2)

Jun 21, 2022 20:34:59.121 [4232] DEBUG - Client [79041ab28611079f-com-plexapp-android] reporting timeline state playing, progress of 1936922/7023054ms for guid=plex://movie/5d776d1f96b655001fe4032e, playbackTime=34109ms ratingKey=157729 url=, key=/library/metadata/157729, containerKey=, metadataId=157729, source=

Jun 21, 2022 20:34:59.122 [4232] DEBUG - Play progress on 157729 ‘Gemini Man’ - got played 1936922 ms by account 1!



Ist der Fernseher per Netzwerkkabel angeschlossen oder per WiFi?

Alle Plex Player sind per 1 Gbits LAN angeschlossen. Auch die beiden 4K Fernseher und ATV 4K.

Das kann nicht sein. Ich kenne keinen Fernseher der 1 GBit/s LAN Anschluss hat. Die sind alle beschränkt auf Fast Ethernet = 100 MBit/s.
Bei Apple TV hat nur das Apple TV 4K einen Gigabit Anschluss.

Du darfst auch eines nicht vergessen:
Die eingebauten Player dieser Geräte (Plex nutzt nichts anderes) sind auf die Wiedergabe von offiziellen Internet-Streaming Angeboten ausgelegt und damit getestet. Und solche Streaming Anbieter knacken selbst bei ihren “4K” Angeboten nur höchst selten die 40 MBit/s Marke bei der Bandbreite.
Das was Plex hier ermöglicht mit der Wiedergabe von UHD Bluray Remuxen mit stellenweise über 100 MBit/s Spitzenbandbreite ist absolutes High-End.
Da muss wirklich alles stimmen, angefangen natürlich beim Heimnetzwerk.

Ich würde mal kontrollieren, ob die Link-Geschwindigkeit auf den Ethernet-Strecken tatsächlich überall 1 GBit/s beträgt. Denn das ist absolut nicht garantiert. Jeder Ethernet-Port kann die Geschwindigkeit automatisch drosseln, wenn z.B. eine Ader fehlt oder die Stromspar-Einstellung des Switches oder Servers Unsinn anstellt.
Jede Ethernet-Strecke wird dabei separat ausgehandelt.

Wie “gut” gefüllt ist denn die SSD/HD wo der Plex “Transcoder Temp Folder” drauf ist? Mal einen Benchmark dieses Laufwerks gemacht?

Alle Player sind mit den im EFH durch eine struktuierte CAT6A angeschlossen (Abnahmemessungen und Zertifizieung nach Klasse E). Mit “sind per 1 Gbits LAN angeschlossen” meinte ich ich den individuellen Port Speed, Du hattest LAN / WLAN abgefragt. Portspeed der beteiligten:
100BASE-TX “Alle vier Fernser, Samsung UHD m8500”
1000BASE-T “Die beiden ATV 4K sowie die PS5”

Der Unterschied zu den Streaming Anbietern über Bitrate und alles was dazu gehöhrt ist klar. Bin vom Windows Media Center zu Plex gewechselt.

Im Server ist eine EVO 850, aber eun guter Tipp. Schau Dir mal bitte an was sich zum letzten Benchmark 2016 und 2022 verändert hat!


Ich schau erstmal was da los und beseitige es. Ich vermute mal Windows Update oder OS ist verstellt durch Updates. Würde auch erklären warum die ATV drunter leiden.

Funktioniert hat der Film ohne Buffern, wir haben Ihn 2020 gesehen. Kannst mal sehen was High-End bei uns seit Jahren so ohne Probleme funktioniert. Bitte nicht Sauer sein - Plex ist bei 4K so das einziege was das System zu Hause ran nimmt. Ich hätte das mit der SSD nicht vermutet. Beim kopieren des Content über SMB fällt so etwas halt nicht auf. Ich habe seit Jahren nix geändert, viel zu Faul muss mich jeden Tag seit über 30 Jahren mit IT auf der arbeit rumschlagen…

Autsch! Wie voll ist die? Betreibe eine SSD niemals dauerhaft bis knapp zum Rand gefüllt.
Schaue auch mal nach der bisher geschriebenen Datenmenge und wie die sich zur Lebenserwartuing der SSD verhält. Das sollte in dem Samsung Tool verfügbar sein.

Die SSD könnte ein Austauschkandidat zu sein. Richte bei der neuen SSD ein großzügiges Over-Provisioning ein (min. 10%) und kalkuliere die Kapazität großzügig.

Belegung ist immer unter 50%. Mach Dir keine Sorgen, laut SMART und Samsung Magic Tool ist alles gut mit der SSD. Selbst NetApp hat nur AllFlash Metro Cluster.

Warum auch immer der Schreibcache war im Geräte Manager deaktiviert. Jetzt ist der Benchmark wieder zeigbar. Kann wegen Videokonfernzen gerade nicht den Plex Puffer prüfen… aber später

@OttoKerner Ich führe mal eine Namenskonvention zum Content ein, denke ist selbsterklärend direkt beim lesen. Nehme dazu drei weitere Filme auf, da am ATV 4K Probleme.

Native 4K Plex Playerr Sony kd-85xg9505 und LG OLED65C17LB (100 BASE-TX)

  • Die beiden Fernseher puffern GEM weiterhin, es kommt der Yellow Ring. Ist etwas weniger seit dem das Systemlaufwerk am Server wieder volle Leistung hat.
  • ALI, BLACK und CAPTAIN funktioniern ohne Probleme haben aber auch nicht so eine Hohe Bitrate…

ATV4K (1000 BASE-TX)

  • Struggeln bei GEM, es kommt zu keinen puffern mehr (kein yellow Ring) aber es ruckelt, Frame Drops
  • ALI hat ein grünes Bild Foto (Siehe “Size” HD anstelle 4K)
  • BLACK hat ein skiziertets Bild Foto (Siehe “Size” HD anstelle 4K)
  • CAPTAIN funktioniert

Mangels Zeit habe nicht meine ganzen 4K Content geprüft. Beide ATV 4K verhlaten sich identisch und spielen teilweise 4K Filme in HD. Ich brauch da deine Einschätzung zu, kommt alles 1zu1 aus MakeMKV. Die Filme haben wir früher sicher funktioniert sowohl Nativ an den beiden TV sowie auch am ATV 4K. GEM läuft am bestern Nativ am TV mit 100-BASE es kommt zwar zum puffern aber nur einmal alle 3-6 Minuten je nach Filmstelle. Gepuffert wird nie am gleichen Zeitstempel. GEM ist am ATV 4K durch das dauerhaft struggeln schlimmer obwohl 1000-BASE. An den ATV kommen die 1000-BASE an, Portspeed am Switch ist 1Gbits. Ich habe mal dazu noch die Speedtest APP für das Internet installiert, habe zwar nur 250 Mbits aber die liegen am ATV 4K per LAN auch an. Das ging schnell zum testen am ATV 4K. Am ATV wird 4K Content in HD abgespielt. Sever Dashboard hatte ich immer im Blick - Ton und Video immer Direct Play. Ich habe mein IPAD gerade mal probiert verhält sich zu 100% wie die beiden ATV 4K, die gleichen Probelem (ALI grün, BLACK skiziert, GEM struggelt). Nutze plex nicht am IPAD. Früher eigentlich ganz viel zum sichern die Bildern aber Kamera Upload wurde ja eingestellt…

XML zu den Medien im Anhang (Für die HD Welt lass ich Plex immer eine optimierte Version in HD erzeugen)



XML.zip (80.1 KB)

@OttoKerner Layer 9 mein Fehler. Wozu die Pause so gut ist, ich habe die XML Dateien verglichen. ALI und Black haben im gleichen MKV
• Erzwungen true
• Codec HEVC
• Bitrate 2133 kbps
• Bit Depth 10
• Chroma Subsampling 4:2:0
• Coded Height 1080
• Coded Width 1920
• Color Primaries bt2020
• Color Range tv
• Color Space bt2020nc
• Color Trc smpte2084
• Frame Rate 23.976 fps
• Height 1080
• Level 5.1
• Profil main 10
• Ref Frames 1
• Width 1920
• Display Title 1080p HDR10 (HEVC Main 10)
• Extended Display Title 1080p HDR10 (HEVC Main 10

Tja klar mein Fehler. Ich Multiplexe die neu ohne die HD Video Spur.

Bleibt nur noch GEM da wäre dein Rat gut, habe noch kein Idee. Die MKV hat nur eine Video Spur. Kann der Plex Player beim ATV 4K keine 60 fps Frame Rate und spielt nur 30 fps? Würde das dauer ruckeln erklären am ATV 4K erklären. Die Fernseher LG und SONY mit den Pley Player haben das Problem wie gesagt nicht. Dafür nur 100-Base und es kommt leider der Yellow Ring. Der war früher nicht da…

Ich habe mit dem ATV leider keine persönliche Erfahrung. Wundern würde es mich aber nicht. Voller 60 fps Support in allen Codecs ist noch die Ausnahme.

@OttoKerner Meine Erfahrung erstmal kein Problem. Über HDMI sind 4K@60Hz in HDR oder Dolby möglich. YouTube, AppleTV und eigene IPhone Videos mit 60 fps 4K funktionieren zumindest. Hab es mir noch nicht im Detail angeschaut oder verglichen. Kannst Du bei folgenden Fragen helfen:

  • Unterstüzt der Plex Player am Apple TV 4K (6. Generation) 60 fps 4K?
  • Sind 100-Base (100 MBits = 100.000 kbps) ausreichend für Content mit einer ~ Bitrate von 81462 kbps?
  • Gibt es möglichkeiten den Yellow Ring zu vermeiden z. B. durch einen größeren Puffer?

Das ist nicht wirklich relevant. Entscheidend sind die Fähigkeiten des Players.

Mit einiger Wahrscheinlichkeit nicht. Denn
Die nominal 100 Mbps des Ethernet Interface sind absolut Brutto. Da fällt noch einiger Überhang für das Transport Protokoll an.
Außerdem sind H.265 und H.264 Videostreams immer variabel in ihrer Bitrate. Es kann im gesamten Film m.E. immer Spitzen geben, die für einige Zeit die 100 Mbps überschreiten.

Wo soll der größere Puffer denn herkommen? Wenn dein Fernseher nicht mehr RAM eingebaut hat, dann gibt’s keinen größeren Netzwerkpuffer. Sowas wie “SoftRAM” existiert nicht.

Ja die Bitrate ist variable, die echte netto Bandbreite hängt von vieles ab, aber wir haben den Film ohne Yellow Ring mit 100-Base mal geschaut. Würde sonst nicht nachgreifen, suche nur eine Lösung, gerne Vorschläge. Alternativ wäre der ATV4K mit 1 Gbits. Wir kann ich in Erfahrung bringen ob der Plex Player am ATV 4K (6. Generation) 60 fps 4K kann?

Technisch grenzen können nicht umgangen werden. Ich weiß nicht ob Plex hier alles ausschöpft, dachte an Default Paramenter oder Einstellungen welche das Puffern unter Android TV beeinflussen können. Bin kein Experte nur ein zufriedener User :slight_smile:

This topic was automatically closed 90 days after the last reply. New replies are no longer allowed.