I have just bought an Nvidia Shield Pro 4K and I’ve been trying to playback some original 4k video filmed on a GoPro Hero 7 black.
6 of the 7 videos played, but for some reason the 7th video only plays for a few seconds and then pauses stating that the connection to the server is not fast enough for playback.
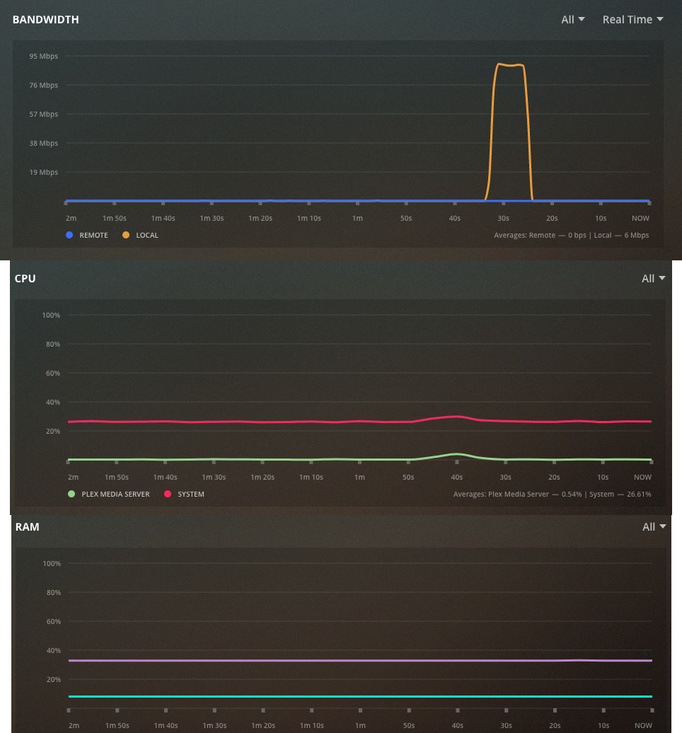
Plex Media Server is running on a Dell Poweredge T30 (Intel Xeon E3-1200 v5 processor) with Ubuntu 16.04 for the OS and the connection between server and client is hardwired using CAT5e cable.
I want to know if my network is fast enough or whether there is a bottleneck or issue somewhere.
A diagram of my wired network setup is shown below - the server and Nvidia are highlighted in orange:
Am I right in thinking my network setup should be fast enough to play this (and other) 4K video ?
Is it an issue that the connection between the server and Nvidia goes through the router, then an 8 port network switch and then a 5 port network switch ?
Is my network performing as expected or is there room for improvement somehow ?
I performed an iPerf test between the server and the Nvidia (using Analiti) which gave the following results:
Server listening on 5201
Accepted connection from 192.168.178.66, port 48792
[ 5] local 192.168.178.25 port 5201 connected to 192.168.178.66 port 48794
[ ID] Interval Transfer Bitrate Retr Cwnd
[ 5] 0.00-1.00 sec 11.0 MBytes 92.7 Mbits/sec 0 144 KBytes
[ 5] 1.00-2.00 sec 11.2 MBytes 93.8 Mbits/sec 0 168 KBytes
[ 5] 2.00-3.00 sec 10.4 MBytes 87.6 Mbits/sec 0 185 KBytes
[ 5] 3.00-4.00 sec 10.8 MBytes 90.7 Mbits/sec 0 195 KBytes
[ 5] 4.00-5.00 sec 10.5 MBytes 88.1 Mbits/sec 0 208 KBytes
[ 5] 5.00-6.00 sec 10.1 MBytes 84.5 Mbits/sec 0 208 KBytes
[ 5] 6.00-7.00 sec 8.33 MBytes 69.8 Mbits/sec 0 208 KBytes
[ 5] 7.00-8.00 sec 10.0 MBytes 83.9 Mbits/sec 0 208 KBytes
[ 5] 8.00-9.00 sec 9.57 MBytes 80.3 Mbits/sec 0 208 KBytes
[ 5] 9.00-10.00 sec 10.4 MBytes 87.6 Mbits/sec 0 208 KBytes
[ 5] 10.00-10.03 sec 445 KBytes 116 Mbits/sec 0 208 KBytes
[ ID] Interval Transfer Bitrate Retr
[ 5] 0.00-10.03 sec 103 MBytes 86.0 Mbits/sec 0 sender
Server listening on 5201
Accepted connection from 192.168.178.66, port 48828
[ 5] local 192.168.178.25 port 5201 connected to 192.168.178.66 port 48830
[ ID] Interval Transfer Bitrate
[ 5] 0.00-1.00 sec 10.6 MBytes 89.2 Mbits/sec
[ 5] 1.00-2.00 sec 10.5 MBytes 88.4 Mbits/sec
[ 5] 2.00-3.00 sec 10.9 MBytes 91.7 Mbits/sec
[ 5] 3.00-4.00 sec 10.7 MBytes 89.4 Mbits/sec
[ 5] 4.00-5.00 sec 10.9 MBytes 91.4 Mbits/sec
[ 5] 5.00-6.00 sec 10.9 MBytes 91.5 Mbits/sec
[ 5] 6.00-7.00 sec 10.8 MBytes 90.6 Mbits/sec
[ 5] 7.00-8.00 sec 10.7 MBytes 89.4 Mbits/sec
[ 5] 8.00-9.00 sec 11.0 MBytes 92.4 Mbits/sec
[ 5] 9.00-10.00 sec 11.0 MBytes 92.0 Mbits/sec
[ 5] 10.00-10.03 sec 385 KBytes 93.6 Mbits/sec
[ ID] Interval Transfer Bitrate
[ 5] 0.00-10.03 sec 108 MBytes 90.6 Mbits/sec receiver
Server listening on 5201
The media info for the video that will not play is below:
Format : MPEG-4
Format profile : Base Media / Version 1
Codec ID : mp41 (mp41)
File size : 2.46 GiB
Duration : 5 min 50 s
Overall bit rate : 60.3 Mb/s
Encoded date : UTC 2019-10-27 15:50:45
Tagged date : UTC 2019-10-27 15:50:45
Video
ID : 1
Format : HEVC
Format/Info : High Efficiency Video Coding
Format profile : Main@L5.1@Main
Codec ID : hvc1
Codec ID/Info : High Efficiency Video Coding
Duration : 5 min 50 s
Bit rate : 60.0 Mb/s
Width : 3 840 pixels
Height : 2 160 pixels
Display aspect ratio : 16:9
Frame rate mode : Constant
Frame rate : 50.000 FPS
Color space : YUV
Chroma subsampling : 4:2:0
Bit depth : 8 bits
Bits/(Pixel*Frame) : 0.145
Stream size : 2.45 GiB (100%)
Title : GoPro H.265
Language : English
Encoded date : UTC 2019-10-27 15:50:45
Tagged date : UTC 2019-10-27 15:50:45
Color range : Full
Color primaries : BT.709
Transfer characteristics : BT.709
Matrix coefficients : BT.709


