I have the same video stuttering issue running HDHomeRun Quattro on a Synology 412+. The issue is visible on the AppleTV as well as a web browser running Plex. I have been running this setup for about 4 months with zero issues. Movie playback from the NAS has no issues.
Last week this started. Normally my CPU usage was around 20-40% watching live TV, now it is at 100%. I downgraded Plex to version 1.18.5.2309-f5213a238 from the most recent version and that has not helped.
Playback live TV direct to my iPhone using the HDHomerun app streams perfectly so I feel like this points back to Plex or the NAS.

Screenshot of the settings page attached. I’m at a loss to explain why this is an issue now and wasn’t before.
UPDATE: I downgraded Plex tried things out - same problems, then upgraded to latest version with continuing issue. Also I noticed that when the Plex server is idle, it uses over 70% of RAM. I wonder if this is related to a memory leak issue with the DVR I’ve been reading about: Memory leak since 1.15.x on 300+ Plex Server Instances
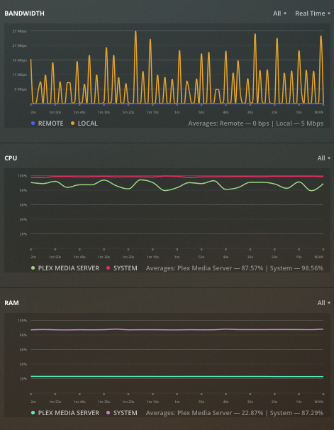
UPDATE #2: FIXED. So I found my issue and I hope it helps others. I had enabled the transcode feature - I believe I did this trying to improve remote connections and inadvertently changed a setting for streaming over my LAN. I went to the AppleTV Plex App / Settings / Advanced and changed the setting to original quality. Because I have a Plex Pass, I watched the graphs displaying processor power drop from 100% to less than 10% and the stuttering stopped instantly. RAM usage lowered somewhat as well.
(This is now running great again on a Synology DS412+).