Server Version#: 1.32.8.7639-fb6452ebf
Player Version#:
<If providing server logs please do NOT turn on verbose logging, only debug logging should be enabled>
Greetings to all Plexonians,
I can’t play any video. Seems to stall. I’ve been drilling down into the debug logs, trying my hardest to understand them, looking through other forum posts and using google to see if there is anything remotely similar. But I haven’t found anything.
My setup is relatively simple:
Plex is running on Ubuntu 22 as a VM on ESXi.
I have Openvpn running on another VM with exclusive access to the Plex VM.
The host has two 1GB NIC’s, negotiating happily at 1GBit to a router/firewall.
That’s it.
The communication between the two VM’s happens over a software/virtual switch. There’s no bottle neck there. Tested. 1Gbit/1Gbit
The VM connection to the internet - quite respectable 160Mbit/30Mbit, and ample.
The communication over the VPN to my laptop/phone has been tested as well. Super nice.
It’s been running like that for years fault free and very happy.
But now, it’s not happy.
So, after exhausing google and the forums i:
- tried playing over https using port 443 instead of 32400 without VPN
- tried using plex proxy
- tried running lower quality - the lowest quality sort of works
- tried a removing all settings for bandwidth management, QoS, transcoder on fastest setting etc…
- reinstalled Plex on the VM,
- reinstalled ESXi - which shows a desperate person!
- played the video on another VM on same subnet and it appeared to work reasonably well
If you read these logs and have any clues or ideas, please throw them my way. I would love to keep using Plex if I can get it working again.
Here’s me playing the video:
Dec 11, 2023 17:09:21.613 [140178169023288] Debug — Completed: [172.16.1.15:56347] 200 POST /playQueues?type=video&continuous=1&uri=server%3A%2F%2Fe764513e47761e368a00ab4c55a9cec3f1f13229%2Fcom.plexapp.plugins.library%2Flibrary%2Fmetadata%2F729&repeat=0&own=1&includeChapters=1&includeMarkers=1&includeGeolocation=1&includeExternalMedia=1 (7 live) #20f2 TLS GZIP 32ms 4053 bytes (pipelined: 3)
Dec 11, 2023 17:09:21.894 [140178079988536] Debug — Request: [172.16.1.15:56347 (Subnet)] GET /library/metadata/729?Accept-Language=en-GB&includeConcerts=1&includeExtras=1&includeOnDeck=1&includePopularLeaves=1&includePreferences=1&includeChapters=1&includeStations=1&includeMarkers=1&includeExternalMedia=1&asyncAugmentMetadata=1&checkFiles=1 (7 live) #2153 TLS GZIP Signed-in Token (DAGGGER) (Firefox)
Dec 11, 2023 17:09:21.898 [140178079988536] Debug — We're going to try to auto-select an audio stream for account 1.
Dec 11, 2023 17:09:21.898 [140178079988536] Debug — Selecting best audio stream for part ID 704 (language: en)
Dec 11, 2023 17:09:21.898 [140178079988536] Debug — We're going to try to auto-select a subtitle.
Dec 11, 2023 17:09:21.898 [140178079988536] Debug — Audio Stream: 3225, Subtitle Stream: -1
Dec 11, 2023 17:09:21.901 [140178169023288] Debug — Completed: [172.16.1.15:56347] 200 GET /library/metadata/729?Accept-Language=en-GB&includeConcerts=1&includeExtras=1&includeOnDeck=1&includePopularLeaves=1&includePreferences=1&includeChapters=1&includeStations=1&includeMarkers=1&includeExternalMedia=1&asyncAugmentMetadata=1&checkFiles=1 (7 live) #2153 TLS GZIP 6ms 1956 bytes (pipelined: 4)
Dec 11, 2023 17:09:22.022 [140178095905592] Debug — Request: [172.16.1.15:56347 (Subnet)] GET /video/:/transcode/universal/decision?hasMDE=1&path=%2Flibrary%2Fmetadata%2F729&mediaIndex=0&partIndex=0&protocol=dash&fastSeek=1&directPlay=0&directStream=1&subtitleSize=100&audioBoost=700&location=lan&addDebugOverlay=0&autoAdjustQuality=0&directStreamAudio=1&mediaBufferSize=102400&session=yd2chsjbeual9m2pqwy4pqku&subtitles=burn&Accept-Language=en-GB (7 live) #2161 TLS GZIP Signed-in Token (DAGGGER) (Firefox)
Dec 11, 2023 17:09:22.022 [140178095905592] Debug — [Req#2161/Transcode] Found session GUID of yd2chsjbeual9m2pqwy4pqku in session start.
Dec 11, 2023 17:09:22.022 [140178095905592] Debug — [Req#2161/Transcode] TranscodeUniversalRequest: adapting profile with augmentation data: append-transcode-target-codec(type=videoProfile&context=streaming&audioCodec=aac&protocol=dash)
Dec 11, 2023 17:09:22.022 [140178095905592] Debug — [Req#2161/Transcode] TranscodeUniversalRequest: using augmented profile Firefox
Dec 11, 2023 17:09:22.022 [140178095905592] Debug — [Req#2161/Transcode] Downloading document http://127.0.0.1:32400/library/metadata/729?includeBandwidths=1&offset=-1&X-Plex-Incomplete-Segments=1&X-Plex-Session-Identifier=dqfd9v9idpk4xo2tbr1u4q8y
Dec 11, 2023 17:09:22.026 [140178095905592] Debug — [Req#2161/Transcode] We're going to try to auto-select an audio stream for account 1.
Dec 11, 2023 17:09:22.026 [140178095905592] Debug — [Req#2161/Transcode] Selecting best audio stream for part ID 704 (language: en)
Dec 11, 2023 17:09:22.026 [140178095905592] Debug — [Req#2161/Transcode] We're going to try to auto-select a subtitle.
Dec 11, 2023 17:09:22.026 [140178095905592] Debug — [Req#2161/Transcode] Audio Stream: 3225, Subtitle Stream: -1
Dec 11, 2023 17:09:22.027 [140178095905592] Debug — [Req#2161/Transcode] MDE: Selected protocol dash; container: mp4
Dec 11, 2023 17:09:22.027 [140178095905592] Debug — [Req#2161/Transcode] MDE: analyzing media item 704
Dec 11, 2023 17:09:22.027 [140178095905592] Debug — [Req#2161/Transcode] MDE: E1 - One Ocean: Direct Play is disabled
Dec 11, 2023 17:09:22.027 [140178095905592] Debug — [Req#2161/Transcode] MDE: E1 - One Ocean: media must be transcoded in order to use the dash protocol
Dec 11, 2023 17:09:22.027 [140178095905592] Debug — [Req#2161/Transcode] MDE: E1 - One Ocean: no direct play video profile exists for http/mkv/h264
Dec 11, 2023 17:09:22.027 [140178095905592] Debug — [Req#2161/Transcode] MDE: E1 - One Ocean: no direct play video profile exists for http/mkv/h264/ac3
Dec 11, 2023 17:09:22.027 [140178095905592] Debug — [Req#2161/Transcode] One Ocean - audio.channels limitation applies: 6 > 2
Dec 11, 2023 17:09:22.027 [140178095905592] Debug — [Req#2161/Transcode] One Ocean - audio.channels limitation applies: 6 > 2
Dec 11, 2023 17:09:22.027 [140178095905592] Debug — [Req#2161/Transcode] MDE: Cannot direct stream audio stream due to profile or setting limitations
Dec 11, 2023 17:09:22.027 [140178095905592] Debug — [Req#2161/Transcode] MDE: Blue Planet II - S1 E1 - One Ocean: selected media 0 / 704
Dec 11, 2023 17:09:22.027 [140178095905592] Debug — [Req#2161/Transcode] Streaming Resource: Added session 0x7f7dc4df7038:dqfd9v9idpk4xo2tbr1u4q8y
Dec 11, 2023 17:09:22.027 [140178095905592] Debug — [Req#2161/Transcode] Streaming Resource: Reached Decision id=729 codes=(General=1001,Direct play not available; Conversion OK. Direct Play=3000,App cannot direct play this item. Direct play is disabled. Transcode=1001,Direct play not available; Conversion OK.) media=(id=704 part=(id=704 decision=transcode container=mp4 protocol=dash streams=(Video=(id=3223 decision=copy width=1280 height=720) Audio=(id=3225 decision=transcode bitrate=256 encoder=aac channels=2 rate=48000))))
Dec 11, 2023 17:09:22.028 [140178169023288] Debug — Completed: [172.16.1.15:56347] 200 GET /video/:/transcode/universal/decision?hasMDE=1&path=%2Flibrary%2Fmetadata%2F729&mediaIndex=0&partIndex=0&protocol=dash&fastSeek=1&directPlay=0&directStream=1&subtitleSize=100&audioBoost=700&location=lan&addDebugOverlay=0&autoAdjustQuality=0&directStreamAudio=1&mediaBufferSize=102400&session=yd2chsjbeual9m2pqwy4pqku&subtitles=burn&Accept-Language=en-GB (7 live) #2161 TLS GZIP 6ms 1755 bytes (pipelined: 5)
Dec 11, 2023 17:09:22.037 [140178121202488] Debug — Request: [172.16.1.15:56346 (Subnet)] GET /:/timeline?ratingKey=729&key=%2Flibrary%2Fmetadata%2F729&playbackTime=0&playQueueItemID=449&state=playing&hasMDE=1&context=home%3Ahub.continueWatching&row=0&col=0&time=0&duration=3472000 (7 live) #2095 TLS GZIP Signed-in Token (DAGGGER) (Firefox)
Dec 11, 2023 17:09:22.038 [140178121202488] Debug — [Req#2095] Client [dqfd9v9idpk4xo2tbr1u4q8y] reporting timeline state playing, progress of 0/3472000ms for guid=, playbackTime=0ms ratingKey=729 url=, key=/library/metadata/729, containerKey=, metadataId=729, source=
Dec 11, 2023 17:09:22.043 [140178121202488] Debug — [Req#2095] We're going to try to auto-select an audio stream for account 1.
Dec 11, 2023 17:09:22.043 [140178121202488] Debug — [Req#2095] Selecting best audio stream for part ID 704 (language: en)
Dec 11, 2023 17:09:22.043 [140178121202488] Debug — [Req#2095] We're going to try to auto-select a subtitle.
Dec 11, 2023 17:09:22.043 [140178121202488] Debug — [Req#2095] Audio Stream: 3225, Subtitle Stream: -1
Dec 11, 2023 17:09:22.044 [140178121202488] Debug — [Req#2095] [Now] User is DAGGGER (ID: 1)
Dec 11, 2023 17:09:22.044 [140178121202488] Debug — [Req#2095] [Now] Device is Firefox (Firefox).
Dec 11, 2023 17:09:22.044 [140178121202488] Debug — [Req#2095] [Now] Profile is Firefox
Dec 11, 2023 17:09:22.044 [140178121202488] Debug — [Req#2095] [Now] Updated play state for /library/metadata/729.
Dec 11, 2023 17:09:22.045 [140178121202488] Debug — [Req#2095] Statistics: (hukgabuavfsc3nies7y0cizm) Reporting active playback in state 0 of type 4 (scrobble: 0) for account 1
Dec 11, 2023 17:09:22.051 [140178169023288] Debug — Completed: [172.16.1.15:56346] 200 GET /:/timeline?ratingKey=729&key=%2Flibrary%2Fmetadata%2F729&playbackTime=0&playQueueItemID=449&state=playing&hasMDE=1&context=home%3Ahub.continueWatching&row=0&col=0&time=0&duration=3472000 (7 live) #2095 TLS GZIP 13ms 456 bytes (pipelined: 2)
Dec 11, 2023 17:09:22.133 [140178145413944] Debug — Request: [172.16.1.15:56347 (Subnet)] GET /status/sessions (7 live) #2190 TLS GZIP Signed-in Token (DAGGGER) (Firefox)
Dec 11, 2023 17:09:22.133 [140178145413944] Debug — [Req#2190] [Now] Adding 1 sessions.
Dec 11, 2023 17:09:22.134 [140178079988536] Debug — Request: [172.16.1.15:56346 (Subnet)] GET /playQueues/55?repeat=0&own=1&includeChapters=1&includeMarkers=1&includeGeolocation=1&includeExternalMedia=1 (7 live) #21b1 TLS GZIP Signed-in Token (DAGGGER) (Firefox)
Dec 11, 2023 17:09:22.134 [140178079988536] Debug — [Req#21b1] PlayQueue: total generated: 7, before cursor: 0, after cursor: 6
Dec 11, 2023 17:09:22.134 [140178079988536] Debug — [Req#21b1] PlayQueue: No need to refresh, active window is operational.
Dec 11, 2023 17:09:22.136 [140178169023288] Debug — Completed: [172.16.1.15:56347] 200 GET /status/sessions (7 live) #2190 TLS GZIP 3ms 1725 bytes (pipelined: 6)
Dec 11, 2023 17:09:22.142 [140178079988536] Debug — [Req#21b1] PlayQueue: Client hukgabuavfsc3nies7y0cizm requested ownership of play queue 55, but already had it.
Dec 11, 2023 17:09:22.143 [140178079988536] Debug — We're going to try to auto-select an audio stream for account 1.
Dec 11, 2023 17:09:22.143 [140178079988536] Debug — Selecting best audio stream for part ID 704 (language: en)
Dec 11, 2023 17:09:22.143 [140178079988536] Debug — We're going to try to auto-select a subtitle.
Dec 11, 2023 17:09:22.143 [140178079988536] Debug — Audio Stream: 3225, Subtitle Stream: -1
Dec 11, 2023 17:09:22.145 [140178079988536] Debug — We're going to try to auto-select an audio stream for account 1.
Dec 11, 2023 17:09:22.145 [140178079988536] Debug — Selecting best audio stream for part ID 705 (language: en)
Dec 11, 2023 17:09:22.145 [140178079988536] Debug — We're going to try to auto-select a subtitle.
Dec 11, 2023 17:09:22.145 [140178079988536] Debug — Audio Stream: 3228, Subtitle Stream: -1
Dec 11, 2023 17:09:22.148 [140178079988536] Debug — We're going to try to auto-select an audio stream for account 1.
Dec 11, 2023 17:09:22.148 [140178079988536] Debug — Selecting best audio stream for part ID 706 (language: en)
Dec 11, 2023 17:09:22.148 [140178079988536] Debug — We're going to try to auto-select a subtitle.
Dec 11, 2023 17:09:22.148 [140178079988536] Debug — Audio Stream: 3231, Subtitle Stream: -1
Dec 11, 2023 17:09:22.150 [140178079988536] Debug — We're going to try to auto-select an audio stream for account 1.
Dec 11, 2023 17:09:22.150 [140178079988536] Debug — Selecting best audio stream for part ID 707 (language: en)
Dec 11, 2023 17:09:22.150 [140178079988536] Debug — We're going to try to auto-select a subtitle.
Dec 11, 2023 17:09:22.150 [140178079988536] Debug — Audio Stream: 3234, Subtitle Stream: -1
Dec 11, 2023 17:09:22.151 [140178079988536] Debug — We're going to try to auto-select an audio stream for account 1.
Dec 11, 2023 17:09:22.151 [140178079988536] Debug — Selecting best audio stream for part ID 708 (language: en)
Dec 11, 2023 17:09:22.151 [140178079988536] Debug — We're going to try to auto-select a subtitle.
Dec 11, 2023 17:09:22.151 [140178079988536] Debug — Audio Stream: 3237, Subtitle Stream: -1
Dec 11, 2023 17:09:22.153 [140178079988536] Debug — We're going to try to auto-select an audio stream for account 1.
Dec 11, 2023 17:09:22.153 [140178079988536] Debug — Selecting best audio stream for part ID 709 (language: en)
Dec 11, 2023 17:09:22.153 [140178079988536] Debug — We're going to try to auto-select a subtitle.
Dec 11, 2023 17:09:22.153 [140178079988536] Debug — Audio Stream: 3240, Subtitle Stream: -1
Dec 11, 2023 17:09:22.155 [140178079988536] Debug — We're going to try to auto-select an audio stream for account 1.
Dec 11, 2023 17:09:22.155 [140178079988536] Debug — Selecting best audio stream for part ID 710 (language: en)
Dec 11, 2023 17:09:22.155 [140178079988536] Debug — We're going to try to auto-select a subtitle.
Dec 11, 2023 17:09:22.155 [140178079988536] Debug — Audio Stream: 3243, Subtitle Stream: -1
Dec 11, 2023 17:09:22.157 [140178169023288] Debug — Completed: [172.16.1.15:56346] 200 GET /playQueues/55?repeat=0&own=1&includeChapters=1&includeMarkers=1&includeGeolocation=1&includeExternalMedia=1 (7 live) #21b1 TLS GZIP 23ms 3923 bytes (pipelined: 3)
Dec 11, 2023 17:09:22.198 [140178121202488] Debug — Request: [172.16.1.15:56347 (Subnet)] GET /web/js/chunk-9112-144b5069ea5850c1a67b-plex-4.116.1.34633-acaef50.js (7 live) #21bc TLS GZIP Signed-in
Dec 11, 2023 17:09:22.198 [140178121202488] Debug — [Req#21bc] Final path: "/usr/lib/plexmediaserver/Resources/Plug-ins-fb6452ebf/WebClient.bundle/Contents/Resources/js/chunk-9112-144b5069ea5850c1a67b-plex-4.116.1.34633-acaef50.js"
Dec 11, 2023 17:09:22.198 [140178121202488] Debug — Content-Length of /usr/lib/plexmediaserver/Resources/Plug-ins-fb6452ebf/WebClient.bundle/Contents/Resources/js/chunk-9112-144b5069ea5850c1a67b-plex-4.116.1.34633-acaef50.js is 7179 (of total: 7179).
Dec 11, 2023 17:09:22.198 [140178166913848] Debug — Completed: [172.16.1.15:56347] 200 GET /web/js/chunk-9112-144b5069ea5850c1a67b-plex-4.116.1.34633-acaef50.js (7 live) #21bc TLS GZIP 0ms 7179 bytes (pipelined: 7)
Dec 11, 2023 17:09:22.246 [140178145413944] Debug — Request: [172.16.1.15:56346 (Subnet)] GET /web/js/chunk-1123-b7f65e78bd5c2c18e3ad-plex-4.116.1.34633-acaef50.js (10 live) #21f9 TLS GZIP Signed-in
Dec 11, 2023 17:09:22.246 [140178145413944] Debug — [Req#21f9] Final path: "/usr/lib/plexmediaserver/Resources/Plug-ins-fb6452ebf/WebClient.bundle/Contents/Resources/js/chunk-1123-b7f65e78bd5c2c18e3ad-plex-4.116.1.34633-acaef50.js"
Dec 11, 2023 17:09:22.246 [140178145413944] Debug — Content-Length of /usr/lib/plexmediaserver/Resources/Plug-ins-fb6452ebf/WebClient.bundle/Contents/Resources/js/chunk-1123-b7f65e78bd5c2c18e3ad-plex-4.116.1.34633-acaef50.js is 404637 (of total: 404637).
Dec 11, 2023 17:09:22.302 [140178079988536] Debug — Request: [172.16.1.15:56350 (Subnet)] GET /status/sessions (10 live) #2089 TLS GZIP Signed-in Token (DAGGGER) (Firefox)
Dec 11, 2023 17:09:22.303 [140178079988536] Debug — [Req#2089] [Now] Adding 1 sessions.
Dec 11, 2023 17:09:22.303 [140178169023288] Debug — Completed: [172.16.1.15:56350] 200 GET /status/sessions (10 live) #2089 TLS GZIP 1ms 1725 bytes (pipelined: 1)
Dec 11, 2023 17:09:23.838 [140178166913848] Debug — Completed: [172.16.1.15:56346] 200 GET /web/js/chunk-1123-b7f65e78bd5c2c18e3ad-plex-4.116.1.34633-acaef50.js (10 live) #21f9 TLS GZIP 1591ms 404637 bytes (pipelined: 4)
Dec 11, 2023 17:09:24.018 [140178145413944] Debug — [Req#2208/Transcode/bvshd3j235s9te9kq4qvp6u9/790568dd-fd18-4207-b6a9-91e327d56142] Transcoder segment range: 0 - 27 (27)
Dec 11, 2023 17:09:24.550 [140178095905592] Debug — Request: [172.16.1.15:56346 (Subnet)] GET /video/:/transcode/universal/start.mpd?hasMDE=1&path=%2Flibrary%2Fmetadata%2F729&mediaIndex=0&partIndex=0&protocol=dash&fastSeek=1&directPlay=0&directStream=1&subtitleSize=100&audioBoost=700&location=lan&addDebugOverlay=0&autoAdjustQuality=0&directStreamAudio=1&mediaBufferSize=102400&session=yd2chsjbeual9m2pqwy4pqku&subtitles=burn&Accept-Language=en-GB (10 live) #221d TLS GZIP Signed-in Token (DAGGGER) (Firefox)
Dec 11, 2023 17:09:24.550 [140178095905592] Debug — [Req#221d/Transcode] Found session GUID of yd2chsjbeual9m2pqwy4pqku in session start.
Dec 11, 2023 17:09:24.550 [140178095905592] Debug — [Req#221d/Transcode] TranscodeUniversalRequest: adapting profile with augmentation data: append-transcode-target-codec(type=videoProfile&context=streaming&audioCodec=aac&protocol=dash)
Dec 11, 2023 17:09:24.550 [140178095905592] Debug — [Req#221d/Transcode] TranscodeUniversalRequest: using augmented profile Firefox
Dec 11, 2023 17:09:24.550 [140178095905592] Debug — [Req#221d/Transcode] Downloading document http://127.0.0.1:32400/library/metadata/729?checkFiles=1&includeBandwidths=1&offset=-1&X-Plex-Incomplete-Segments=1&X-Plex-Session-Identifier=dqfd9v9idpk4xo2tbr1u4q8y
Dec 11, 2023 17:09:24.554 [140178095905592] Debug — [Req#221d/Transcode] We're going to try to auto-select an audio stream for account 1.
Dec 11, 2023 17:09:24.554 [140178095905592] Debug — [Req#221d/Transcode] Selecting best audio stream for part ID 704 (language: en)
Dec 11, 2023 17:09:24.554 [140178095905592] Debug — [Req#221d/Transcode] We're going to try to auto-select a subtitle.
Dec 11, 2023 17:09:24.554 [140178095905592] Debug — [Req#221d/Transcode] Audio Stream: 3225, Subtitle Stream: -1
Dec 11, 2023 17:09:24.555 [140178095905592] Debug — [Req#221d/Transcode] Found session GUID of yd2chsjbeual9m2pqwy4pqku in session start.
Dec 11, 2023 17:09:24.555 [140178095905592] Debug — [Req#221d/Transcode] Cleaning directory for session yd2chsjbeual9m2pqwy4pqku ()
Dec 11, 2023 17:09:24.555 [140178095905592] Debug — [Req#221d/Transcode] Starting a transcode session yd2chsjbeual9m2pqwy4pqku at offset -1.0 (state=3)
Dec 11, 2023 17:09:24.556 [140178095905592] Debug — [Req#221d/Transcode] [Universal] Using local file path instead of URL: /media/remote-drives/silo/television/Blue.Planet.II.S01.720p.BluRay.DD5.1.x264-NTb/Blue.Planet.II.S01E01.720p.BluRay.DD5.1.x264-NTb.mkv
Dec 11, 2023 17:09:24.556 [140178095905592] Debug — [Req#221d/Transcode/JobRunner] Job running: FFMPEG_EXTERNAL_LIBS='/media/local-drives/plex-data/meta/Plex\ Media\ Server/Codecs/90a317c-4653-linux-x86_64/' X_PLEX_TOKEN=xxxxxxxxxxxxxxxxxxxxxxxxxxxxxxxxxxxxxxxxxx "/usr/lib/plexmediaserver/Plex Transcoder" -codec:0 h264 -codec:2 ac3 -noaccurate_seek -analyzeduration 20000000 -probesize 20000000 -i /media/remote-drives/silo/television/Blue.Planet.II.S01.720p.BluRay.DD5.1.x264-NTb/Blue.Planet.II.S01E01.720p.BluRay.DD5.1.x264-NTb.mkv -map 0:0 -metadata:s:0 language=eng -codec:0 copy -filter_complex "[0:2] aresample=async=1:ochl='stereo':rematrix_maxval=60.000000dB:osr=48000[0]" -map "[0]" -metadata:s:1 language=eng -codec:1 aac -b:1 256k -f dash -seg_duration 5 -dash_segment_type mp4 -init_seg_name 'init-stream$RepresentationID$.m4s' -media_seg_name 'chunk-stream$RepresentationID$-$Number%05d$.m4s' -window_size 5 -delete_removed false -skip_to_segment 1 -time_delta 0.0625 -manifest_name "http://127.0.0.1:32400/video/:/transcode/session/yd2chsjbeual9m2pqwy4pqku/10cd908b-368c-4498-8e94-79a61e1c9e33/manifest?X-Plex-Http-Pipeline=infinite" -avoid_negative_ts disabled -map_metadata -1 -map_chapters -1 dash -start_at_zero -copyts -vsync cfr -y -nostats -loglevel quiet -loglevel_plex error -progressurl http://127.0.0.1:32400/video/:/transcode/session/yd2chsjbeual9m2pqwy4pqku/10cd908b-368c-4498-8e94-79a61e1c9e33/progress
Dec 11, 2023 17:09:24.556 [140178095905592] Debug — [Req#221d/Transcode/JobRunner] In directory: "/media/local-drives/plex-data/tmp/Transcode/Sessions/plex-transcode-yd2chsjbeual9m2pqwy4pqku-10cd908b-368c-4498-8e94-79a61e1c9e33"
Dec 11, 2023 17:09:24.556 [140178095905592] Debug — [Req#221d/Transcode/JobRunner] Jobs: Starting child process with pid 496394
Dec 11, 2023 17:09:24.561 [140178121202488] Debug — Request: [127.0.0.1:42280 (Loopback)] PUT /video/:/transcode/session/yd2chsjbeual9m2pqwy4pqku/10cd908b-368c-4498-8e94-79a61e1c9e33/progress?status=startup (11 live) #2220 Signed-in Token (DAGGGER) (range: bytes=0-)
Dec 11, 2023 17:09:24.561 [140178166913848] Debug — Completed: [127.0.0.1:42280] 204 PUT /video/:/transcode/session/yd2chsjbeual9m2pqwy4pqku/10cd908b-368c-4498-8e94-79a61e1c9e33/progress?status=startup (11 live) #2220 0ms 203 bytes (pipelined: 1) (range: bytes=0-)
Dec 11, 2023 17:09:24.564 [140178145413944] Debug — Request: [127.0.0.1:42280 (Loopback)] PUT /video/:/transcode/session/yd2chsjbeual9m2pqwy4pqku/10cd908b-368c-4498-8e94-79a61e1c9e33/progress?status=startup (11 live) #224a Signed-in Token (DAGGGER) (range: bytes=0-)
Dec 11, 2023 17:09:24.565 [140178169023288] Debug — Completed: [127.0.0.1:42280] 204 PUT /video/:/transcode/session/yd2chsjbeual9m2pqwy4pqku/10cd908b-368c-4498-8e94-79a61e1c9e33/progress?status=startup (11 live) #224a 0ms 203 bytes (pipelined: 2) (range: bytes=0-)
Dec 11, 2023 17:09:24.565 [140178079988536] Debug — Request: [127.0.0.1:42280 (Loopback)] PUT /video/:/transcode/session/yd2chsjbeual9m2pqwy4pqku/10cd908b-368c-4498-8e94-79a61e1c9e33/progress?status=opening (11 live) #224f Signed-in Token (DAGGGER) (range: bytes=0-)
Dec 11, 2023 17:09:24.565 [140178166913848] Debug — Completed: [127.0.0.1:42280] 204 PUT /video/:/transcode/session/yd2chsjbeual9m2pqwy4pqku/10cd908b-368c-4498-8e94-79a61e1c9e33/progress?status=opening (11 live) #224f 0ms 203 bytes (pipelined: 3) (range: bytes=0-)
Dec 11, 2023 17:09:24.566 [140178121202488] Debug — Request: [127.0.0.1:42280 (Loopback)] PUT /video/:/transcode/session/yd2chsjbeual9m2pqwy4pqku/10cd908b-368c-4498-8e94-79a61e1c9e33/progress?status=opened (11 live) #2254 Signed-in Token (DAGGGER) (range: bytes=0-)
Dec 11, 2023 17:09:24.566 [140178166913848] Debug — Completed: [127.0.0.1:42280] 204 PUT /video/:/transcode/session/yd2chsjbeual9m2pqwy4pqku/10cd908b-368c-4498-8e94-79a61e1c9e33/progress?status=opened (11 live) #2254 0ms 203 bytes (pipelined: 4) (range: bytes=0-)
Dec 11, 2023 17:09:24.567 [140178145413944] Debug — Request: [127.0.0.1:42280 (Loopback)] PUT /video/:/transcode/session/yd2chsjbeual9m2pqwy4pqku/10cd908b-368c-4498-8e94-79a61e1c9e33/progress/stream?index=0&id=0&codec=h264&type=video (11 live) #2259 Signed-in Token (DAGGGER) (range: bytes=0-)
Dec 11, 2023 17:09:24.567 [140178166913848] Debug — Completed: [127.0.0.1:42280] 200 PUT /video/:/transcode/session/yd2chsjbeual9m2pqwy4pqku/10cd908b-368c-4498-8e94-79a61e1c9e33/progress/stream?index=0&id=0&codec=h264&type=video (11 live) #2259 0ms 195 bytes (pipelined: 5) (range: bytes=0-)
Dec 11, 2023 17:09:24.567 [140178079988536] Debug — Request: [127.0.0.1:42280 (Loopback)] PUT /video/:/transcode/session/yd2chsjbeual9m2pqwy4pqku/10cd908b-368c-4498-8e94-79a61e1c9e33/progress/stream?index=2&id=0&codec=ac3&type=audio (11 live) #225e Signed-in Token (DAGGGER) (range: bytes=0-)
Dec 11, 2023 17:09:24.567 [140178169023288] Debug — Completed: [127.0.0.1:42280] 200 PUT /video/:/transcode/session/yd2chsjbeual9m2pqwy4pqku/10cd908b-368c-4498-8e94-79a61e1c9e33/progress/stream?index=2&id=0&codec=ac3&type=audio (11 live) #225e 0ms 195 bytes (pipelined: 6) (range: bytes=0-)
Dec 11, 2023 17:09:24.590 [140178121202488] Debug — Request: [127.0.0.1:42280 (Loopback)] PUT /video/:/transcode/session/yd2chsjbeual9m2pqwy4pqku/10cd908b-368c-4498-8e94-79a61e1c9e33/progress/streamDetail?index=0&id=0&codec=h264&type=video&profile=High&language=eng&width=1280&height=720&interlaced=0&level=41&frameRate=25.000&disp_default=1 (11 live) #2263 Signed-in Token (DAGGGER) (range: bytes=0-)
Dec 11, 2023 17:09:24.590 [140178166913848] Debug — Completed: [127.0.0.1:42280] 200 PUT /video/:/transcode/session/yd2chsjbeual9m2pqwy4pqku/10cd908b-368c-4498-8e94-79a61e1c9e33/progress/streamDetail?index=0&id=0&codec=h264&type=video&profile=High&language=eng&width=1280&height=720&interlaced=0&level=41&frameRate=25.000&disp_default=1 (11 live) #2263 0ms 195 bytes (pipelined: 7) (range: bytes=0-)
Dec 11, 2023 17:09:24.590 [140178145413944] Debug — Request: [127.0.0.1:42280 (Loopback)] PUT /video/:/transcode/session/yd2chsjbeual9m2pqwy4pqku/10cd908b-368c-4498-8e94-79a61e1c9e33/progress/streamDetail?index=1&id=0&codec=subrip&type=subtitle&language=eng (11 live) #2268 Signed-in Token (DAGGGER) (range: bytes=0-)
Dec 11, 2023 17:09:24.591 [140178169023288] Debug — Completed: [127.0.0.1:42280] 200 PUT /video/:/transcode/session/yd2chsjbeual9m2pqwy4pqku/10cd908b-368c-4498-8e94-79a61e1c9e33/progress/streamDetail?index=1&id=0&codec=subrip&type=subtitle&language=eng (11 live) #2268 0ms 195 bytes (pipelined: 8) (range: bytes=0-)
Dec 11, 2023 17:09:24.591 [140178079988536] Debug — Request: [127.0.0.1:42280 (Loopback)] PUT /video/:/transcode/session/yd2chsjbeual9m2pqwy4pqku/10cd908b-368c-4498-8e94-79a61e1c9e33/progress/streamDetail?index=2&id=0&codec=ac3&type=audio&bitrate=640000&language=eng&channels=6&layout=5.1%28side%29&sampleRate=48000&disp_default=1 (11 live) #226d Signed-in Token (DAGGGER) (range: bytes=0-)
Dec 11, 2023 17:09:24.591 [140178166913848] Debug — Completed: [127.0.0.1:42280] 200 PUT /video/:/transcode/session/yd2chsjbeual9m2pqwy4pqku/10cd908b-368c-4498-8e94-79a61e1c9e33/progress/streamDetail?index=2&id=0&codec=ac3&type=audio&bitrate=640000&language=eng&channels=6&layout=5.1%28side%29&sampleRate=48000&disp_default=1 (11 live) #226d 0ms 195 bytes (pipelined: 9) (range: bytes=0-)
Dec 11, 2023 17:09:24.593 [140178121202488] Debug — Request: [127.0.0.1:42280 (Loopback)] PUT /video/:/transcode/session/yd2chsjbeual9m2pqwy4pqku/10cd908b-368c-4498-8e94-79a61e1c9e33/progress?duration=3472.032000 (11 live) #2272 Signed-in Token (DAGGGER) (range: bytes=0-)
Dec 11, 2023 17:09:24.593 [140178166913848] Debug — Completed: [127.0.0.1:42280] 204 PUT /video/:/transcode/session/yd2chsjbeual9m2pqwy4pqku/10cd908b-368c-4498-8e94-79a61e1c9e33/progress?duration=3472.032000 (11 live) #2272 0ms 203 bytes (pipelined: 10) (range: bytes=0-)
Dec 11, 2023 17:09:24.593 [140178095905592] Debug — [Req#221d/Transcode] Started session successfully: yd2chsjbeual9m2pqwy4pqku
Dec 11, 2023 17:09:24.593 [140178145413944] Debug — Request: [127.0.0.1:42280 (Loopback)] PUT /video/:/transcode/session/yd2chsjbeual9m2pqwy4pqku/10cd908b-368c-4498-8e94-79a61e1c9e33/progress?width=1280&height=720 (11 live) #2277 Signed-in Token (DAGGGER) (range: bytes=0-)
Dec 11, 2023 17:09:24.594 [140178166913848] Debug — Completed: [127.0.0.1:42280] 206 PUT /video/:/transcode/session/yd2chsjbeual9m2pqwy4pqku/10cd908b-368c-4498-8e94-79a61e1c9e33/progress?width=1280&height=720 (11 live) #2277 0ms 355 bytes (pipelined: 11) (range: bytes=0-)
Dec 11, 2023 17:09:24.594 [140178169023288] Debug — Completed: [172.16.1.15:56346] 200 GET /video/:/transcode/universal/start.mpd?hasMDE=1&path=%2Flibrary%2Fmetadata%2F729&mediaIndex=0&partIndex=0&protocol=dash&fastSeek=1&directPlay=0&directStream=1&subtitleSize=100&audioBoost=700&location=lan&addDebugOverlay=0&autoAdjustQuality=0&directStreamAudio=1&mediaBufferSize=102400&session=yd2chsjbeual9m2pqwy4pqku&subtitles=burn&Accept-Language=en-GB (11 live) #221d TLS GZIP 44ms 955 bytes (pipelined: 5)
Dec 11, 2023 17:09:24.701 [140178121202488] Debug — Request: [172.16.1.15:56346 (Subnet)] GET /status/sessions (11 live) #2285 TLS GZIP Signed-in Token (DAGGGER) (Firefox)
Dec 11, 2023 17:09:24.701 [140178145413944] Debug — Request: [172.16.1.15:56347 (Subnet)] GET /status/sessions (11 live) #2203 TLS GZIP Signed-in Token (DAGGGER) (Firefox)
Dec 11, 2023 17:09:24.702 [140178145413944] Debug — [Req#2203] [Now] Adding 1 sessions.
Dec 11, 2023 17:09:24.702 [140178121202488] Debug — [Req#2285] [Now] Adding 1 sessions.
Dec 11, 2023 17:09:24.703 [140178169023288] Debug — Completed: [172.16.1.15:56347] 200 GET /status/sessions (11 live) #2203 TLS GZIP 1ms 1725 bytes (pipelined: 8)
Dec 11, 2023 17:09:24.703 [140178166913848] Debug — Completed: [172.16.1.15:56346] 200 GET /status/sessions (11 live) #2285 TLS GZIP 1ms 1725 bytes (pipelined: 6)
Dec 11, 2023 17:09:25.007 [140178095905592] Debug — [Req#2247/Transcode/yd2chsjbeual9m2pqwy4pqku/10cd908b-368c-4498-8e94-79a61e1c9e33] Transcoder segment range: 0 - 0 (0)
Dec 11, 2023 17:09:25.209 [140178121202488] Debug — [Req#2298/Transcode/yd2chsjbeual9m2pqwy4pqku/10cd908b-368c-4498-8e94-79a61e1c9e33] Transcoder segment range: 0 - 1 (1)
Dec 11, 2023 17:09:25.526 [140178095905592] Debug — Request: [172.16.1.15:56346 (Subnet)] GET /video/:/transcode/universal/session/yd2chsjbeual9m2pqwy4pqku/1/header (11 live) #2294 TLS GZIP Signed-in
Dec 11, 2023 17:09:25.526 [140178095905592] Debug — [Req#2294/Transcode/yd2chsjbeual9m2pqwy4pqku] Exists("/media/local-drives/plex-data/tmp/Transcode/Sessions/plex-transcode-yd2chsjbeual9m2pqwy4pqku-10cd908b-368c-4498-8e94-79a61e1c9e33/init-stream1.m4s") => 1
Dec 11, 2023 17:09:25.526 [140178095905592] Debug — Content-Length of /media/local-drives/plex-data/tmp/Transcode/Sessions/plex-transcode-yd2chsjbeual9m2pqwy4pqku-10cd908b-368c-4498-8e94-79a61e1c9e33/init-stream1.m4s is 765 (of total: 765).
Dec 11, 2023 17:09:25.526 [140178166913848] Debug — Completed: [172.16.1.15:56346] 200 GET /video/:/transcode/universal/session/yd2chsjbeual9m2pqwy4pqku/1/header (11 live) #2294 TLS GZIP 0ms 765 bytes (pipelined: 7)
Dec 11, 2023 17:09:25.606 [140178121202488] Debug — Request: [172.16.1.15:56346 (Subnet)] GET /video/:/transcode/universal/session/yd2chsjbeual9m2pqwy4pqku/1/0.m4s (11 live) #22a8 TLS GZIP Signed-in
Dec 11, 2023 17:09:25.606 [140178121202488] Debug — [Req#22a8/Transcode/yd2chsjbeual9m2pqwy4pqku] Asked for segment 0 from session.
Dec 11, 2023 17:09:25.606 [140178121202488] Debug — [Req#22a8/Transcode/yd2chsjbeual9m2pqwy4pqku] Returning segment 0 from session
Dec 11, 2023 17:09:25.606 [140178121202488] Debug — Content-Length of /media/local-drives/plex-data/tmp/Transcode/Sessions/plex-transcode-yd2chsjbeual9m2pqwy4pqku-10cd908b-368c-4498-8e94-79a61e1c9e33/init-stream1.m4s,/media/local-drives/plex-data/tmp/Transcode/Sessions/plex-transcode-yd2chsjbeual9m2pqwy4pqku-10cd908b-368c-4498-8e94-79a61e1c9e33/chunk-stream1-00001.m4s is 319753 (of total: 319753).
Dec 11, 2023 17:09:25.765 [140178095905592] Debug — [Req#229d/Transcode/yd2chsjbeual9m2pqwy4pqku/10cd908b-368c-4498-8e94-79a61e1c9e33] Transcoder segment range: 0 - 2 (2)
Dec 11, 2023 17:09:26.133 [140178121202488] Debug — [Req#22b5/Transcode/yd2chsjbeual9m2pqwy4pqku/10cd908b-368c-4498-8e94-79a61e1c9e33] Transcoder segment range: 0 - 3 (3)
Dec 11, 2023 17:09:26.281 [140178095905592] Debug — [Req#22ba/Transcode/yd2chsjbeual9m2pqwy4pqku/10cd908b-368c-4498-8e94-79a61e1c9e33] Transcoder segment range: 0 - 4 (4)
Dec 11, 2023 17:09:26.502 [140178145413944] Debug — Request: [172.16.1.15:56347 (Subnet)] GET /video/:/transcode/universal/session/yd2chsjbeual9m2pqwy4pqku/0/header (11 live) #2291 TLS GZIP Signed-in
Dec 11, 2023 17:09:26.502 [140178145413944] Debug — [Req#2291/Transcode/yd2chsjbeual9m2pqwy4pqku] Exists("/media/local-drives/plex-data/tmp/Transcode/Sessions/plex-transcode-yd2chsjbeual9m2pqwy4pqku-10cd908b-368c-4498-8e94-79a61e1c9e33/init-stream0.m4s") => 1
Dec 11, 2023 17:09:26.502 [140178145413944] Debug — Content-Length of /media/local-drives/plex-data/tmp/Transcode/Sessions/plex-transcode-yd2chsjbeual9m2pqwy4pqku-10cd908b-368c-4498-8e94-79a61e1c9e33/init-stream0.m4s is 816 (of total: 816).
Dec 11, 2023 17:09:26.502 [140178169023288] Debug — Completed: [172.16.1.15:56347] 200 GET /video/:/transcode/universal/session/yd2chsjbeual9m2pqwy4pqku/0/header (11 live) #2291 TLS GZIP 0ms 816 bytes (pipelined: 9)
Dec 11, 2023 17:09:26.597 [140178079988536] Debug — Request: [172.16.1.15:56347 (Subnet)] GET /video/:/transcode/universal/session/yd2chsjbeual9m2pqwy4pqku/0/0.m4s (11 live) #22c9 TLS GZIP Signed-in
Dec 11, 2023 17:09:26.597 [140178079988536] Debug — [Req#22c9/Transcode/yd2chsjbeual9m2pqwy4pqku] Asked for segment 0 from session.
Dec 11, 2023 17:09:26.597 [140178079988536] Debug — [Req#22c9/Transcode/yd2chsjbeual9m2pqwy4pqku] Returning segment 0 from session
Dec 11, 2023 17:09:26.597 [140178079988536] Debug — Content-Length of /media/local-drives/plex-data/tmp/Transcode/Sessions/plex-transcode-yd2chsjbeual9m2pqwy4pqku-10cd908b-368c-4498-8e94-79a61e1c9e33/init-stream0.m4s,/media/local-drives/plex-data/tmp/Transcode/Sessions/plex-transcode-yd2chsjbeual9m2pqwy4pqku-10cd908b-368c-4498-8e94-79a61e1c9e33/chunk-stream0-00001.m4s is 10484081 (of total: 10484081).
Dec 11, 2023 17:09:26.655 [140178095905592] Debug — [Req#22bf/Transcode/yd2chsjbeual9m2pqwy4pqku/10cd908b-368c-4498-8e94-79a61e1c9e33] Transcoder segment range: 0 - 5 (5)
Dec 11, 2023 17:09:26.997 [140178121202488] Debug — [Req#22d5/Transcode/yd2chsjbeual9m2pqwy4pqku/10cd908b-368c-4498-8e94-79a61e1c9e33] Transcoder segment range: 0 - 6 (6)
Dec 11, 2023 17:09:27.083 [140178079988536] Debug — [Req#22da/Transcode/yd2chsjbeual9m2pqwy4pqku/10cd908b-368c-4498-8e94-79a61e1c9e33] Transcoder segment range: 0 - 7 (7)
Dec 11, 2023 17:09:27.200 [140178145413944] Debug — [Req#22de/Transcode/yd2chsjbeual9m2pqwy4pqku/10cd908b-368c-4498-8e94-79a61e1c9e33] Transcoder segment range: 0 - 8 (8)
Dec 11, 2023 17:09:27.632 [140178079988536] Debug — [Req#22e3/Transcode/yd2chsjbeual9m2pqwy4pqku/10cd908b-368c-4498-8e94-79a61e1c9e33] Transcoder segment range: 0 - 9 (9)
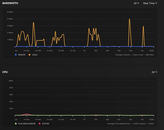
Dec 11, 2023 17:09:27.635 [140178095905592] Debug — [Req#22e2/Transcode/yd2chsjbeual9m2pqwy4pqku/10cd908b-368c-4498-8e94-79a61e1c9e33] Session yd2chsjbeual9m2pqwy4pqku (4) is throttling
Dec 11, 2023 17:09:27.635 [140178145413944] Debug — [Req#22f0/Transcode/yd2chsjbeual9m2pqwy4pqku/10cd908b-368c-4498-8e94-79a61e1c9e33] Throttle - Going into sloth mode.
Dec 11, 2023 17:09:28.862 [140178169023288] Debug — Completed: [172.16.1.15:56346] 200 GET /video/:/transcode/universal/session/yd2chsjbeual9m2pqwy4pqku/1/0.m4s (9 live) #22a8 TLS GZIP 3255ms 319753 bytes (pipelined: 8)
Dec 11, 2023 17:09:29.518 [140178121202488] Debug — Request: [172.16.1.15:56346 (Subnet)] GET /video/:/transcode/universal/session/yd2chsjbeual9m2pqwy4pqku/1/1.m4s (9 live) #22fd TLS GZIP Signed-in
Dec 11, 2023 17:09:29.518 [140178121202488] Debug — [Req#22fd/Transcode/yd2chsjbeual9m2pqwy4pqku] Asked for segment 1 from session.
Dec 11, 2023 17:09:29.518 [140178121202488] Debug — [Req#22fd/Transcode/yd2chsjbeual9m2pqwy4pqku] Returning segment 1 from session
Dec 11, 2023 17:09:29.518 [140178121202488] Debug — Content-Length of /media/local-drives/plex-data/tmp/Transcode/Sessions/plex-transcode-yd2chsjbeual9m2pqwy4pqku-10cd908b-368c-4498-8e94-79a61e1c9e33/init-stream1.m4s,/media/local-drives/plex-data/tmp/Transcode/Sessions/plex-transcode-yd2chsjbeual9m2pqwy4pqku-10cd908b-368c-4498-8e94-79a61e1c9e33/chunk-stream1-00002.m4s is 148267 (of total: 148267).
Dec 11, 2023 17:09:29.760 [140178079988536] Debug — [Req#2300/Transcode/yd2chsjbeual9m2pqwy4pqku/10cd908b-368c-4498-8e94-79a61e1c9e33] Session yd2chsjbeual9m2pqwy4pqku (4) is unthrottling
Dec 11, 2023 17:09:29.760 [140178095905592] Debug — [Req#230e/Transcode/yd2chsjbeual9m2pqwy4pqku/10cd908b-368c-4498-8e94-79a61e1c9e33] Throttle - Getting back to work.
Dec 11, 2023 17:09:29.953 [140178121202488] Debug — [Req#22ea/Transcode/yd2chsjbeual9m2pqwy4pqku/10cd908b-368c-4498-8e94-79a61e1c9e33] Transcoder segment range: 0 - 10 (10)
Dec 11, 2023 17:09:30.065 [140178079988536] Debug — [Req#2315/Transcode/yd2chsjbeual9m2pqwy4pqku/10cd908b-368c-4498-8e94-79a61e1c9e33] Transcoder segment range: 0 - 11 (11)
Dec 11, 2023 17:09:30.086 [140178166913848] Debug — Completed: [172.16.1.15:56346] 200 GET /video/:/transcode/universal/session/yd2chsjbeual9m2pqwy4pqku/1/1.m4s (9 live) #22fd TLS GZIP 568ms 148267 bytes (pipelined: 9)
Dec 11, 2023 17:09:30.127 [140178095905592] Debug — [Req#2319/Transcode/yd2chsjbeual9m2pqwy4pqku/10cd908b-368c-4498-8e94-79a61e1c9e33] Transcoder segment range: 0 - 12 (12)
Dec 11, 2023 17:09:30.160 [140178145413944] Debug — [Req#2311/Transcode/yd2chsjbeual9m2pqwy4pqku/10cd908b-368c-4498-8e94-79a61e1c9e33] Session yd2chsjbeual9m2pqwy4pqku (4) is throttling
Dec 11, 2023 17:09:30.161 [140178121202488] Debug — [Req#2326/Transcode/yd2chsjbeual9m2pqwy4pqku/10cd908b-368c-4498-8e94-79a61e1c9e33] Throttle - Going into sloth mode.
Dec 11, 2023 17:09:35.376 [140178109614904] Debug — Shutting down idle session bvshd3j235s9te9kq4qvp6u9 (idle time is 180 seconds)
Dec 11, 2023 17:09:35.376 [140178109614904] Debug — Killing job.
Dec 11, 2023 17:09:35.376 [140178109614904] Debug — Signalling job ID 496362 with 9
Dec 11, 2023 17:09:35.376 [140178109614904] Debug — Job was already killed, not killing again.
Dec 11, 2023 17:09:35.376 [140178109614904] Debug — Stopping transcode session bvshd3j235s9te9kq4qvp6u9
Dec 11, 2023 17:09:35.376 [140178093796152] Debug — Cleaning directory for session bvshd3j235s9te9kq4qvp6u9 (/media/local-drives/plex-data/tmp/Transcode/Sessions/plex-transcode-bvshd3j235s9te9kq4qvp6u9-790568dd-fd18-4207-b6a9-91e327d56142)
Dec 11, 2023 17:09:35.378 [140178109614904] Debug — Whacked session bvshd3j235s9te9kq4qvp6u9, 1 remaining.
Dec 11, 2023 17:09:35.378 [140178109614904] Debug — Killed 1 idle sessions out of a total of 2.
Dec 11, 2023 17:09:35.379 [140178173831992] Debug — Jobs: '/usr/lib/plexmediaserver/Plex Transcoder' exit code for process 496362 is -9 (signal: Killed)
Dec 11, 2023 17:09:35.431 [140178093796152] Debug — Cleaning directory for session bvshd3j235s9te9kq4qvp6u9 (/media/local-drives/plex-data/tmp/Transcode/Sessions/plex-transcode-bvshd3j235s9te9kq4qvp6u9-790568dd-fd18-4207-b6a9-91e327d56142)
Dec 11, 2023 17:09:35.565 [140178145413944] Debug — Request: [172.16.1.15:56346 (Subnet)] GET /status/sessions (8 live) #231d TLS GZIP Signed-in Token (DAGGGER) (Firefox)
Dec 11, 2023 17:09:35.565 [140178145413944] Debug — [Req#231d] [Now] Adding 1 sessions.
Dec 11, 2023 17:09:35.566 [140178121202488] Debug — Request: [172.16.1.15:56350 (Subnet)] GET /status/sessions (8 live) #2213 TLS GZIP Signed-in Token (DAGGGER) (Firefox)
Dec 11, 2023 17:09:35.566 [140178121202488] Debug — [Req#2213] [Now] Adding 1 sessions.
Dec 11, 2023 17:09:35.567 [140178166913848] Debug — Completed: [172.16.1.15:56346] 200 GET /status/sessions (8 live) #231d TLS GZIP 1ms 1725 bytes (pipelined: 10)
Dec 11, 2023 17:09:35.567 [140178166913848] Debug — Completed: [172.16.1.15:56350] 200 GET /status/sessions (8 live) #2213 TLS GZIP 1ms 1725 bytes (pipelined: 2)
Dec 11, 2023 17:09:37.750 [140178166913848] Debug — Failed to stream media, client probably disconnected after 2130736 bytes: 32 - Broken pipe
Dec 11, 2023 17:09:37.750 [140178166913848] Debug — Completed after connection close: [172.16.1.15:56347] 200 GET /video/:/transcode/universal/session/yd2chsjbeual9m2pqwy4pqku/0/0.m4s (8 live) #22c9 TLS GZIP 11152ms 2130736 bytes (pipelined: 10)
Thanks!






