Server Version#: 1.32.5.7516
Player Version#: 4.115.2, actually not relevant
Recently update to PMS on Windows arrived.
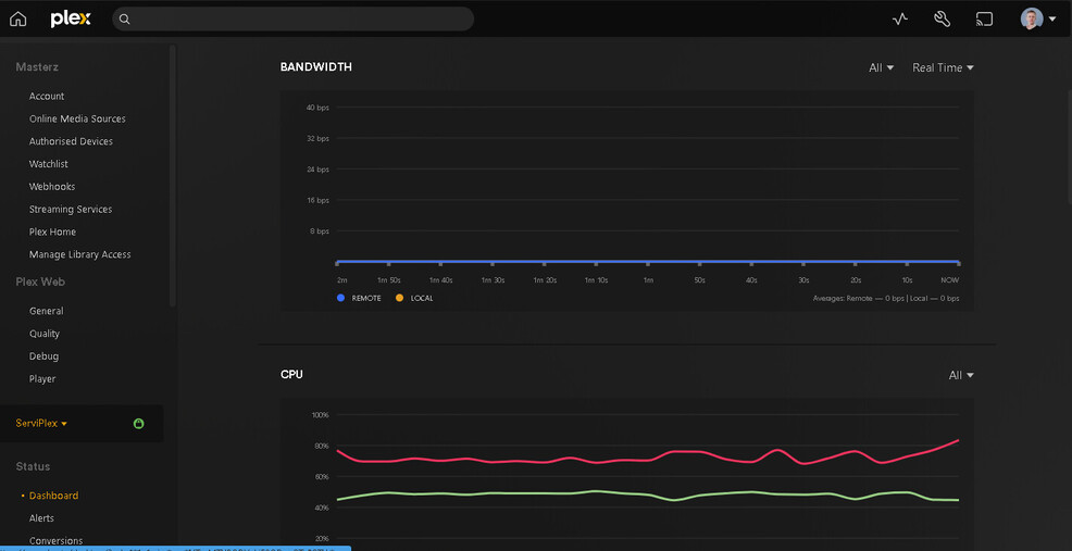
Now see constant ~50% CPU usage by PMS while NO playback happens, no library scanned, no activity.
Server Version#: 1.32.5.7516
Player Version#: 4.115.2, actually not relevant
Recently update to PMS on Windows arrived.
Now see constant ~50% CPU usage by PMS while NO playback happens, no library scanned, no activity.
So far looks PMS restart fixed the issue.
Now PMS process consume as usual.
This topic was automatically closed 90 days after the last reply. New replies are no longer allowed.