Hallo Gemeinde, brauch mal euer Schwarmwissen!
bin neu hier und probier es jetzt erstmal auf Deutsch ![]()
Hab die letzten Tage schon viel gelesen, aber schlau werde ich daraus leider nicht.
Nutze Plex mit Plex Pass jetzt seit längerem, hatte nie Probleme. Seit paar Wochen bekomme ich aber bei einigen Filmen extreme Ruckelprobleme bis hin zum Abbruch.
Server läuft direkt auf einer Synology DS218+, Version ist 3.104.2
Client ist 2x die Plex App for Smart TV’s 3.12.21 auf Panasonic 60CXW754 & 55FXW724
und 1x die Plex App auf Apple TV Version 2.5.1(1)
Verbunden sind die Geräte per Cat.5 LAN Kabel über einen Netgear GS308P Gigabit Switch
Internetseitig hängt da noch ne Fritz.Box 7580 dran, aber sollte hier ja nichts dazu beitragen.
Filmmaterial sind außnahmslos .mkv’s in 1080p, also nichts besonderes eigentlich.
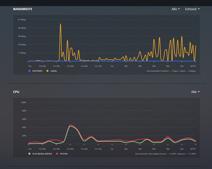
Hab jetzt bei betroffenen Filmen mal die CPU/Speicherlast bzw die Bandbreite angeschaut, seh da jetzt eigentlich nichts besonders auĂźer das die DatenĂĽbertragung immer rauf und runter geht? Wirklich viel Daten werden eigentlich nicht geschickt. Da geht bei Netflix 4k oder SkyQ mehr durch. CPU oder RAM ist alles im grĂĽnen Bereich fĂĽr mich Laien zumindest^^
Irgendwie schaut es für mich so aus als ob er versucht ständig zu verbinden. Manchmal bricht das ganze auch komplett ab, siehe Screenshot. Transkodieren sollte sie ja eigentlich gar nix.
PS: die Filme, vor allem der Bond sind scho oft wunderbar durchgelaufen. Hab zum Vergleich nochmal ein low-res Video laufen lassen. Das läuft ebenfalls ohne ruckeln.
![datendurchsatz%201080p%20mit%20rucklern|690x466]








